Комплексний маркетинг для виробника парфумованих виробів

22 хвилин
phone головна поетрі 3
квадрат поетрі
poetryhome
https://poetryhome.ua/
Poetry Home – Офіційний сайт бренду люксових ароматів
Задача:
Оптимізація та масштабування реклами. Залучення органічного трафіку
poetryhome.ua
Клієнт:
Ринок:
Україна
Конверсії
+112,34%
Дохід
+47,73%
Трафік
15 867

Початок роботи з проєктом. 24 лютого 2022 р - травень 2022 р - проєкт був повністю зупинений. Рекламні кампанії перебували на паузі у зв'язку з початком повномасштабного вторгнення, оскільки послуги з просування втратили актуальність на той момент.

Травень 2022 р - відновлення активності. Проєкт офіційно активовано, розпочато роботи з рестарту рекламних кабінетів та актуалізації стратегії просування.

Роботи після відновлення активності 2022

Для підвищення ефективності просування ми впровадили наступні першочергові заходи:

1. Оптимізація поточних кампаній

  • Перегляд налаштувань - аудит діючих РК у зв'язку зі зміною бюджетів та коригуванням геотаргетингу.
  • Геотаргетинг - з показів виключено тимчасово окуповані території та зони активних бойових дій (зокрема Херсонську, Миколаївську та Запорізьку області).
  • Бюджет - перерозподіл бюджету згідно з поточними можливостями компанії.

2. Робота з конкурентами

  • Кампанія на конкурентів - активовано РК за запитами конкурентів для перевірки ефективності в поточних умовах.
  • Тестування - заплановано 2-тижневий тест із виділеним бюджетом для збору первинної статистики.

3. Просування нових продуктів та розділів

  • Колекція "Born in Kyiv" - новий розділ каталогу інтегровано в пошукові кампанії.
  • Свічка "Be Brave like Ukraine" - створено окремий акцент у рекламних оголошеннях. Налаштовано прямі посилання на картку товару для стимулювання цільових продажів.

Для покращення релевантності та охоплення ми створили товарний фід українською мовою, а також запросили списки клієнтів (email та номери телефонів) у замовника, щоб додати їх до сигналів аудиторії для точнішої роботи алгоритмів.

У процесі оптимізації ми відмовилися від неефективних рішень: у липні 2022 року вимкнули рекламні кампанії на конкурентів, які не приносили очікуваного результату. Важливим етапом став березень 2023 року, коли разом із редизайном сайту було повністю оновлено аналітику: встановлено GA4 та GTM, проведено тестування та підтверджено коректність відображення конверсій. Основною ціллю, на яку оптимізуються кампанії, стала транзакція purchase. Додатково у червні 2024 року ми налаштували конверсію на відправку форми безпосередньо в Google Ads, визначивши її як другорядну, щоб мати змогу збирати допоміжну статистику, не впливаючи на основні стратегії призначення ставок.

Аудит рекламного акаунту

За ініціативи клієнта було проведено незалежний аудит рекламного акаунту, результатами якого він відкрито поділився з нашою командою.

За результатами аудиту ми запланували повторне впровадження стратегії «Цільова рентабельність витрат на рекламу» (tROAS) з її поступовим підвищенням. Раніше РК були переведені на «Максимум конверсій» через падіння обсягів продажів, проте клієнт потребував повернутися до контролю маржинальності. Окрім цього, було протестовано запуск окремої пошукової рекламної кампанії на конкретну категорію товарів, проте згодом через результати аналізу ефективності ми прийняли рішення про її відключення.

Далі для більш точного навчання алгоритмів Google Ads та гнучкого управління різними типами кампаній ми створили кастомні цілі (згруповані набори конверсій):

  • Транзакція (купівля на сайті) + Успішна відправка форми зворотного зв'язку.
  • Транзакція + Відправка форми + Мікроконверсії (Додавання в кошик та Початок оформлення замовлення).

Локальні кампанії (серпень 2024 - лютий 2025)

У межах відкриття нової локації у Львові ми узгодили тест локальної кампанії з метою залучення офлайн-трафіку безпосередньо у фізичний магазин.

1. Тестовий запуск: Львів (серпень 2024)

  • Геотаргетинг: радіус 1 км навколо адреси магазину (дані синхронізовано через Google My Business).
  • Цільові дії: відстеження прокладання маршрутів та кліків по номеру телефону (click-to-call).

01 локальна львів

  • Кількість конверсій 195.
  • Коефіцієнт конверсії 11.69% є високим (кожен 10й користувач, який клікнув на оголошення, здійснив цільову дію). Що підтверджує релевантність оголошень та зручність посадкової сторінки для користувачів.

РК показала дуже вигідну вартість залучення цільової дії - вартість конверсії була прийнятною для клієнта. Локальна кампанія чітко влучає в цільову аудиторію - вона має високий коефіцієнт конверсії та низьку вартість. Алгоритм знаходить гарячу аудиторію, готову до взаємодії, без потреби у великих витратах на прогрів. Синя лінія (конверсії) на графіку щільно слідує за червоною лінією (витрати) або навіть випереджає її в окремі пікові моменти, що означає, що трафік якісний і конвертується стабільно, а не випадково.

2. Етап масштабування: Київ та Дніпро

Завдяки успішному старту та стабільним показникам львівської кампанії, трохи згодом аналогічні локальні РК було розгорнуто для магазинів у Києві та Дніпрі. Стратегія вузького радіуса навколо точок продажу підтвердила свою ефективність.

3. Перехід до охоплення мегаполіса (лютий 2025)

  • Запущено розширену локальну кампанію на весь Київ.
  • Замість точкових радіусів навколо окремих магазинів, кампанія охоплює все місто, використовуючи повний перелік адрес мережі магазинів. Це дозволяє збільшити охоплення бренду в столиці, зберігаючи прив'язку до фізичних локацій.

Далі для брендової РК налаштували експеримент із ручною стратегією призначення ставок для контролю вартості кліка, і цей підхід виявився надзвичайно успішним порівняно з автоматичними стратегіями для брендових кампаній.

експеримент брендова

Ціна за конверсію знизилася на 59,8%. Кількість конверсій зросла на 37,6%. При збільшенні кількості кліків на 55,1%, загальні витрати на кампанію знизилися на 44,7% - за нижчу ціну кліка РК викупила набагато більше релевантного трафіку. Цінність конверсій зросла на 39,3%. ROAS склав 3115%. Отже, ручне керування допомогло системі сфокусуватися на найвигідніших запитах. Успішні налаштування повністю перенесені та застосовані до основної рекламної кампанії, що дозволило стабілізувати показники на більшому обсязі трафіку.

План розвитку та оптимізації рекламного акаунта 2025

За результатами аналізу рекламного кабінету було підготовлено перелік рекомендацій щодо подальшої оптимізації та розвитку.

1. Робота з товарним фідом (Merchant Center)

  • Оптимізація контенту: продовження робіт з покращення атрибутів товарів. Додавання релевантних ключових слів у назви (Title) та описи (Description) для підвищення видимості в пошуковій видачі.
  • Оновлення візуалу: актуалізація фотографій товарів. Розглядається можливість використання ШІ для генерації якісних фонів (підкладок) під продуктові фото для покращення CTR.

2. Стратегія підвищення впізнаваності бренду

  • Аналіз аудиторії: оскільки продукція належить до преміального сегмента, покупці часто вже мають бути знайомі з брендом перед покупкою.
  • Запуск охоплювальних кампаній: впровадження відеореклами та кампаній Demand Gen для роботи з look-a-like аудиторіями.
    • Використання мультиформатних оголошень для залучення нових користувачів.

3. Поточна структура та очікування

  • Фокус на продажі: наразі кампанії (зокрема Performance Max) налаштовані у форматі feed-only для максимізації присутності в Google Shopping та мінімізації показів у нецільовій КММ.
  • Очікувані результати: збільшення частки брендового трафіку, що має прямий вплив на продажі.
  • Вимірювання результатів: оскільки інструмент Brand Lift від Google має занадто високий поріг входу ($5000 на 10 днів), оцінка впізнаваності буде проводитися за непрямими показниками (ріст брендових запитів, обсяг трафіку).

4. Робота з даними клієнтів (1st-party data)

  • Важливо забезпечити періодичне (мінімум раз на тиждень) оновлення клієнтських даних, це критичним для коректної роботи алгоритмів ремаркетингу та пошуку схожих аудиторій.

Приклади оголошень клієнта:

оголошення поетрі
оголошення поетрі

Також впродовж роботи ми тестували генерацію зображень в Мерчант центрі. Ми розробили та протестували серію святкових креативів під Новий рік, що дозволило адаптувати візуальну подачу товарів до пікового споживчого попиту. Приклади креативів:

поетрі аі різдво
поетрі аі різдво
поетрі аі різдво

Використання унікальних, згенерованих ШІ зображень, допомогло виділити наші оголошення серед ідентичних карток товарів конкурентів та підвищити впізнаваність бренду.

У квітні 2025 ми активували збір аудиторій на основі власних даних - увімкнено функцію формування списків аудиторій за допомогою даних, отриманих через розширене відстеження конверсій. Це дозволяє системі ефективніше ідентифікувати користувачів та покращує точність ремаркетингу.

AI Max for Search

З 14 серпня 2025 року розпочато тестування інструменту AI Max for Search (автоматизація пошукових оголошень за допомогою ШІ) у кампаніях [ITF] [Search] HoReCa_B2B та [ITF] [Search] Ароматизация_B2B. Одночасно з активацією AI Max в РК Ароматизация_B2B було змінено стратегію призначення ставок із «Максимум кліків» на «Максимум конверсій» для фокусування на цільових діях.

аі макс англ

Згодом застосували додаткове налаштування на рівні груп оголошень, яке забороняє системі самостійно підбирати нові ключові слова, що дозволило поєднати гнучкість нейромереж із контролем якості трафіку, уникаючи нецільових широких запитів.

Приклади запитів, які надавав AI Max for Search:

06 ai max

Скриншот з переліком пошукових запитів, за якими AI Max приводив користувачів, показав, що робота інструменту не відповідала стратегічним цілям реклами:

  • Нерелевантність запитів. Значна частина запитів, за якими показувалося оголошення, не стосувалася прямих комерційних інтересів (наприклад, poems video, poetry fashion), що призвело до неефективного витрачання бюджету.
  • Переважання брендового трафіку. Система часто фокусувалася на брендових запитах (home poetry тощо), які в нас опрацьовувала окрема брендова кампанія.
  • Масові виключення. Статус Excluded для більшості термінів у звіті підтверджує, що нам доводилося вручну відсіювати величезну кількість нецільового трафіку, який генерував алгоритм.

З огляду на те що запити виявилися нерелевантними або суто брендовими, ми прийняли рішення відмовитися від подальшого використання AI Max.

Кампанія Demand Gen

У вересні 2025 замовник поставив задачу збільшити брендовий трафік та продажі. Для виконання мети ми запропонували тестово запустили кампанію Demand Gen для стимулювання попиту.

Чому саме Demand Gen:

  • Дозволяє працювати з look-alike на базі покупців, відвідувачів сайту, engagement у соцмережах.
  • Формує попит на бренд, а не тільки перехоплює готовий.
  • Дає широке охоплення + візуальні формати (відео, discovery, carousel), що сприяє запам’ятовуванню бренду.
  • Працює на середньо- та верхньому рівні воронки, підсилюючи бренд-пошук і ремаркетинг.

Ключовою особливістю Demand Gen є високий поріг входу: досвід попередніх запусків на інших проєктах підтвердив, що низькі бюджети не дозволяють алгоритмам Google ефективно навчатися, що призводить до відсутності результатів. З огляду на це, ми узгодили з замовником оптимальний бюджет, необхідний для коректної роботи РК, і розпочали підготовку до запуску.

1. Підготовчий етап та запуск (вересень 2025)

  • Створено торгову кампанію Demand Gen з орієнтацією на look-a-like аудиторію покупців (Purchasers).
  • Початковий бюджет було скориговано відповідно до рекомендацій системи.
  • Проведено аудит місць розміщення, виключено нерелевантні майданчики.

2. Перший етап тестування та оптимізація

  • Після витрати 6 000 грн без отримання конверсій кампанію було тимчасово поставлено на паузу для перегляду стратегії та очікування якісного контенту.
  • З націлювання виключено вікову групу 65+ для підвищення ефективності витрат.

3. Реанімація та оновлення креативів (жовтень 2025)

  • Згодом кампанію активовано повторно. Додано нові варіанти оголошень:
    • Додано надані графічні креативи (банери).
    • Додано варіанти оголошень із зображеннями.
  • Заплановано створення відеороликів за допомогою штучного інтелекту (AI).

Demand Gen - не інструмент для економії, а інструмент масштабування бренду.

демген англ дані

Стовпець Конверсії (для порівняння платформ) враховує конверсії, отримані як після кліків, так і після переглядів реклами (View-through conversions). Це дозволяє порівнювати внесок різних типів кампаній, включаючи відеорекламу, на різних етапах шляху клієнта.

Основні характеристики стовпця Конверсії (для порівняння платформ):

  • Облік переглядів. На відміну від стандартного стовпця Конверсії, цей показник включає конверсії за показами - коли користувач побачив оголошення, не клікнув, але пізніше виконав цільову дію.
  • Аналіз попиту. Основне призначення - оцінка ефективності кампаній, спрямованих на підвищення інтересу до бренду, де важливий не лише прямий клік.
  • Окремий облік. Допомагає виокремити ефективність конкретних форматів (наприклад, YouTube або Discover) від пошукових кампаній.

В той час як стандартних конверсій в акаунті 5,61, стовпець Конверсії (для порівняння платформ) дає кількість 38 (приріст 577%), адже стовпець для порівняння враховує конверсії за показами (View-through), коли клієнт побачив рекламу, не натиснув, але згодом купив. Також маємо суттєву різницю в доходах, яка свідчить про те, що реклама стимулює відкладені покупки, які стандартна модель не бачить. ROAS 0,57 проти 2,54 - РК є окупною (на кожну 1 грн витрат припадає 2,54 грн доходу).

Стовпець Конверсії (для порівняння платформ) ідеально підходить для Demand Gen, оскільки:

  • Враховує специфіку форматів - Demand Gen часто транслюється на YouTube та в стрічці Discover, де користувачі схильні переглядати контент, а не миттєво переходити за посиланням.
  • Об'єктивна оцінка дозволяє порівнювати відеорекламу з пошуковими кампаніями на рівних умовах, бачачи повний шлях клієнта, а не тільки останній клік.
  • Реальний вплив - стовпець підтверджує, що реклама впливає на підсумкове рішення клієнта, навіть якщо взаємодія не призвела до негайного кліку.

Показник 38 конверсій доводить, що кампанія реально генерує продажі через підігрів аудиторії. При виділеному бюджеті РК приносить 497+ тис показів, що є хорошим результатом для впізнаваності бренду. ROAS за порівняльною моделлю становить 2,54 - РК має потенціал для збільшення денного бюджету, щоб отримати ще більше охоплення.

Загальні роботи по акаунту з лютого 2022

1. Налаштування аналітики та технічні роботи

  • GA4 та GTM: створено ресурс GA4, налаштовано тег eCommerce та відстеження подій (кнопка «Додати в кошик», відправка форми, «покинутий кошик») через GTM.
  • Конверсії: налаштовано динамічну передачу цінності форми зворотного зв'язку; імпортовано мікроконверсії; активовано розширене відстеження конверсій.
  • Фід та Мерчант-центр: налаштовано автоматичне оновлення наявності товарів; змінено розклад оновлення фіду; виправлено тайтли товарів (додано назву бренду) та описи; активовано правила перетворення ID.
  • Скрипти: підключено скрипт для аналізу Performance Max.

2. Стратегічне управління та оптимізація РК

  • Стратегії ставок: проведено перехід зі стратегії «Максимум кліків» на «Максимум конверсій/цінність»; протестовано ручні стратегії в брендових кампаніях; скориговано цільову рентабельність (tROAS).
  • Бюджети та ГЕО: проведено регулярний перерозподіл бюджетів; виключено неефективні місцеположення та ГЕО (зокрема в PMax по Україні).
  • Якість аккаунта: систематичне опрацювання рекомендацій Google для підвищення показника якості.
  • Робота з Merchant Center: регулярна відправка запитів на перевірку відхилених товарів.

3. Робота з Performance Max

  • Сегментація: розподіл кампаній за типами товарів, категоріями та регіонами (Київ/Україна).
  • Креативи та сигнали: оновлення графічних та відеокреативів; додавання тем пошуку (Search Themes); тестування груп об’єктів без креативів для порівняння ефективності.
  • Оптимізація: призупинення неефективних груп об’єктів та сигналів аудиторій.

4. Пошукові та Торгові кампанії

  • Семантика: постійна проробка пошукових запитів, додавання нових ключових та мінус-слів (зокрема на рівні аккаунта для PMax).
  • DSA: додано нові цілі для динамічних оголошень.
  • Брендова реклама: додано оголошення українською мовою; додано групу «Be brave».
  • Товарна сітка: виключено товари без конверсій або з високим CPA; додано нові категорії товарів у видачу.

5. Сезонні та локальні активності

  • Акції: налаштовано та оптимізовано РК до 14 лютого, 8 березня, Дня матері та Великодня (Easter Edition).
  • Локальні РК: запуск та оптимізація кампаній на Київ, Львів, Одесу та Дніпро.
  • Нові напрямки: запущено кампанії по «Ароматизації приміщень», «Корпоративних подарунках», «Discovery sets» та «Шампунях» (деякі призупинено за результатами).
  • Demand Gen: запуск нової кампанії з тестуванням креативів.

6. Оголошення та розширення

  • Тексти та мова: переклад оголошень українською мовою; оновлення інформації про доставку в текстах та уточненнях.
  • Розширення: додано логотип компанії, оновлено зображення, створено тематичні додаткові посилання (подарункові набори, карти, товари до свят).

Рекомендації та зауваження:

  1. Форма на сайті: після зміни дизайну зникла форма сповіщення про наявність товару - рекомендовано повернути її для збору конверсій.
  2. Discovery: прийнято рішення відмовитися від налаштування Discovery з фідом через низьку ефективність в аналогічних акаунтах.
  3. Виключення: з обліку конверсій видалено період технічного збою, коли транзакції не передавалися.

В рамках оптимізації ми проводимо роботу над якістю фідів: збагачуємо заголовки ключовими словами, деталізуємо описи та актуалізуємо Google Product Category для підвищення точності показів у товарній видачі.

Особливості просування проєкту

Зростання активності перепродавців та практика демпінгу негативно впливають на ефективність контекстного просування. Коли ціни реселерів у Google Shopping нижчі за офіційні, бренд втрачає конкурентну перевагу у візуальній видачі. Ми стикнулись з цим на початку 2025 року: насичення ринку конкурентами призвело до «перегріву» аукціону. Як наслідок, витрати на рекламу зросли через необхідність утримувати позиції бренду в умовах надлишкової пропозиції одного й того самого продукту від різних продавців.

Час від часу спливає нестабільність у розподілі товарів за атрибутом product_type. Оскільки наша структура кампаній жорстко прив'язана до цього показника, будь-які зміни в ієрархії сайту призводять до зникнення товарів із рекламної видачі. Крім того, ми мали певні технічні проблеми після оновлення дизайну сайту - тоді перервалася коректна передача даних із форми зворотного зв'язку. Це ускладнює оцінку ефективності РК та навчання автоматичних стратегій ставок. В цих випадках потрібне термінове технічне втручання для відновлення трекінгу.

Клієнт демонструє високу зацікавленість у розвитку проєкту, оперативно впроваджує запропоновані зміни та очікує нових експертних порад. Періодично ми готуємо перелік рекомендацій щодо покращення інтерфейсу (UX/UI). Мета - зробити сайт зручнішим для користувача, що має підвищити коефіцієнт конверсії та нівелювати частину проблем, викликаних редизайном та подальшим виправленням проблем.

SEO-пошукове просування

Відновлення активності ми розпочали з комплексного аналізу ніші та моніторингу конкурентів, щоб актуалізувати стратегію відповідно до змін у ринковому середовищі, що відбулися під час паузи.

Аналіз ніші та конкурентів

  • 1-4 роки вік домену.
  • CMS WordPress, Bitrix24 та самописний сайт.
  • 351-1960 сторінок в індексі.
  • 1340-5700 відвідуваність на місяць.
  • 1191-37000 кількість ключових фраз.
  • Соцмережі конкурентів: YouTube, Facebook, Instagram та Telegram.
  • Блог мають 2 з 3х конкурентів.

Основний конкурент використовує перевагу віку домену та величезного охоплення ключових слів. Компанія домінує завдяки високій впізнаваності бренду та агресивному контент-маркетингу. Трафік приходить не лише через технічне SEO, а через попит на бренд. Наймолодший конкурент випередив сайт клієнта за трафіком майже втричі - це свідчить про дуже ефективну роботу зі швидким трафіком: соцмережі, реклама та, можливо, активна робота з лідерами думок, оскільки в просування бренду залучений канал Instagram.

  • Мовні версії. Ключові конкуренти продовжують залучати органічний трафік коштом двомовної структури сайтів і паралельного просування мовних версій. На момент поновлення співпраці навесні 2023 відмова від російськомовної версії обмежувала потенціал зростання та унеможливлювала досягнення як попередніх показників відвідуваності сайту, так і поточного рівня основних конкурентів.
  • Впізнаваність бренду. У конкурентів брендові запити входять до ТОП-10 фраз, що приносять трафік. Poetry Home необхідно посилити роботу над впізнаваністю бренду.
  • Стратегія просування. Аналіз сторінок показав, що ефективне просування в ніші потребує рівноцінної роботи як з категоріями, так і з товарами, оскільки обидва типи сторінок формують значну частину пошукового попиту. Окрім цього ефективне просування в ніші мало охоплювати не лише комерційні сторінки, а й блог та інформаційні статті.
  • Технічні виправлення. Різке падіння трафіку в березні 2023 року, ймовірно, пов'язане з помилками при «переїзді» сайту. Необхідно налаштувати 301-редиректи зі старих URL-адрес на нові.

Оскільки понад рік над сайтом не працювали, ми здійснили моніторинг технічної частини сайту та перевірили Google Search Console на наявність помилок, які могли негативно впливати на видимість ресурсу в пошуковій видачі.

Google Search Console

Виявлені критичні зауваження, що потребують виправлення:

1. Порушення ієрархії заголовків

  • На сторінках російської мовної версії виявлено наявність декількох тегів <h1>. Згідно зі стандартами SEO, кожна сторінка мусить мати лише один унікальний заголовок <h1>, який визначає її головну тему.
  • Зайвий тег <h1> було знайдено у банері з пропозицією перейти на українську версію сайту.
  • Рішення: видалити тег заголовка з елементів спливаючого вікна (банера). Замість тегу <h1> для назви вікна використовувати звичайний стиль (CSS class), щоб візуально зберегти дизайн, не створюючи помилок для пошукових роботів.

2. Критична помилка у структурованих даних

  • Виявлено нову критичну помилку в розмітці (Structured Data), яка може перешкоджати відображенню розширених сніпетів у пошуковій видачі.
  • Рішення: дану помилку додано до загального переліку технічних завдань для розробників. Необхідно перевірити валідність коду через інструмент Rich Results Test після внесення виправлень.

Технічний аудит сайту

Перелік помилок, які перешкоджають коректній індексації сайту та зростанню органічного трафіку в пошукових системах.

1. Критичні технічні помилки

  • Циклічні редиректи - виявлено ланцюжки перенаправлень, які зациклюють роботу пошукового робота (наприклад, у розділах «Саше» та «Догляд за одягом»). Це блокує індексацію сторінок.
  • Бита навігація (404 помилки) - на сайті є внутрішні посилання, що ведуть на несуществуючі сторінки. Це негативно впливає на «краулінговий бюджет» та поведінкові фактори користувачів.
  • Помилки в Sitemap.xml - карта сайту містить сторінки з помилками 404 або редиректами. Вона має включати лише актуальні сторінки з кодом відповіді 200-OK.

2. Проблеми з індексацією та дублями

  • Дублювання сторінок - велика кількість сторінок-дублів (різні регістри в URL, наявність/відсутність слешів у кінці). Це розпорошує вагу сторінок; необхідно налаштувати rel="canonical".
  • Файл robots.txt - потрібне коректування директив, щоб закрити від індексації технічні розділи (фільтри, кошик) та відкрити доступ до важливого контенту.

3. Оптимізація контенту та метаданих

  • Метатеги (Title/Description) - на багатьох сторінках категорій метатеги або відсутні, або дублюються. Це заважає Google визначити релевантність сторінки запиту користувача.
  • Заголовки H1-H6 - порушена ієрархія заголовків. На деяких сторінках відсутній головний заголовок H1 або їх декілька одночасно.
  • Атрибути Alt - більшість зображень товарів не мають текстового опису, що виключає їх із пошуку Google Images.

4. Продуктивність та швидкість (Core Web Vitals)

  • Швидкість завантаження - сайт має низькі показники на мобільних пристроях. Основні причини: неоптимізовані (важкі) зображення та надлишкові скрипти JavaScript.
  • Мікророзмітка - відсутня або некоректно налаштована розмітка Schema.org (для товарів, відгуків та «хлібних крихт»), що позбавляє сайт розширених сніпетів у видачі.

Сформований перелік технічних зауважень було передано фахівцям сторони замовника для подальшого впровадження та виправлення виявлених помилок. Згодом після їх впровадження ми знов проаналізували дані з Google Search Console.

Повторні аналізи Google Search Console

1. Виправлення мікророзмітки (Schema.org). Помилки в розмітці заважають формуванню розширених сніпетів (зірочки, ціна, наявність), що знижує CTR у видачі.

  • Атрибут Description: необхідно додати унікальний опис для всіх товарів (аромадифузори, парфуми, набори) у схему Product.
  • Синтаксис JSON-LD: видалити зайву кому після поля "description": "" у коді. Це робить скрипт невалідним для роботів Google.
  • B2B сторінки: виправити розмітку WebPage на сторінках «Ароматизація приміщень» та «Корпоративні подарунки», заповнивши всі порожні обов'язкові поля.
  • Зображення в розмітці: додати відсутнє зображення для товару box-red, оскільки це є критичною помилкою валідатора.

2. Індексація та технічні коди відповідей

  • Коди відповіді (404/Редиректи): опрацювати список сторінок з некоректними кодами відповідей згідно з робочою таблицею.
  • Биті посилання: знайти та замінити всі внутрішні посилання, що ведуть на неіснуючі сторінки (404).
  • Канонічні посилання (Canonical): виправити атрибут rel="canonical" на сторінках, де він налаштований некоректно, щоб уникнути дублювання контенту.

3. Оптимізація контенту та метатегів

  • Унікалізація Title та Description: усунути дублікати заголовків та описів для сторінок, вказаних у звіті. Кожна сторінка повинна мати унікальні метатеги.
  • Заповнення порожніх тегів: внести метадані на сторінки, де вони повністю відсутні.

4. Швидкість завантаження та продуктивність (Core Web Vitals). Це найкритичніший блок для покращення ранжування у мобільній видачі.

  • Оптимізація зображень:
    • Стиснути важкі файли товарів та банерів.
    • Конвертувати зображення у сучасні формати (наприклад, WebP).
  • Показник LCP (Largest Contentful Paint): Зменшити час відмальовування найбільшого елемента.
  • Усунення затримки рендерингу: Оптимізувати завантаження нестиснутих файлів, які блокують відображення сторінки та заважають користувачеві взаємодіяти з сайтом.

Важливо підкреслити, що кожне впровадження наданих рекомендацій потребує ретельної верифікації, оскільки технічна реалізація не завжди повною мірою відповідає ТЗ. Саме тому ми забезпечуємо безперервний моніторинг через Google Search Console, повторні технічні та юзабіліті-аудити для оперативного виявлення та корекції можливих помилок.

Рекомендації щодо впровадження мовних версій для poetryhome.ua

Основне завдання - впровадження російської версії сайту як додаткової до основної української (без обов’язкового перемикача мов, але з чітким розділенням структур).

1. Структура URL-адрес

  • Українська версія (основна): залишається в корені сайту.
    • Приклад: https://poetryhome.ua/
  • Російська версія: реалізується у підпапці /ru/.
    • Приклад: https://poetryhome.ua/ru/
  • Генерація URL: Адреси сторінок (чпу) повинні відповідати мові контенту.
    • Українська: /product/parfumovanyj-dyfuzor...
    • Російська: /ru/product/parfumirovannyy-diffuzor...

2. Контент та метадані

  • Повний переклад - кожна сторінка повинна мати свій унікальний переклад. Це стосується текстів, заголовків, кнопок та елементів навігації.
  • Метатеги - теги Title та Description мають бути перекладені та оптимізовані під мовні пошукові запити.
  • Атрибут Alt - описи зображень також мають відповідати мові версії сторінки.

3. Технічні налаштування (SEO)

Для того щоб Google розумів зв'язок між сторінками різними мовами, необхідно впровадити атрибути hreflang.

3.1 Теги в коді сторінок (секція <head>) - на кожній сторінці мають бути присутні посилання на всі її версії:

  • <link rel="alternate" href="URL_UA" hreflang="uk" /> - для української.
  • <link rel="alternate" href="URL_RU" hreflang="ru" /> - для російської.
  • <link rel="alternate" href="URL_UA" hreflang="x-default" /> - версія за замовчуванням.

3.2 Карта сайту (Sitemap.xml) - рекомендовано додати інформацію про мовні версії безпосередньо у файл Sitemap через теги xhtml:link, щоб прискорити індексацію обох версій.

4. Налаштування редиректів (Карта редиректів)

Оскільки структура сайту може змінитися, необхідно підготувати та впровадити карту редиректів, щоб:

  • Зберегти вагу старих сторінок.
  • Уникнути помилок 404 при переході між мовними версіями.
  • Автоматично спрямовувати користувача на потрібну версію (якщо передбачено логікою сайту).

Після розгортання мультимовного функціоналу ми провели повторну перевірку сайту, щоб переконатися, що всі зміни внесені коректно. А також для виявлення потенційних помилок, що заважали б повноцінній взаємодії користувачів із новими версіями сторінок.

Юзабіліті-аудит

Звіт з юзабіліті-аудиту

1. Навігація та «Хлібні крихти»

  • Пункти навігаційного ланцюжка («хлібні крихти») написані з маленької літери, що виглядає недбало та погіршує читабельність.

2. Робота логотипа

  • На головній сторінці логотип є клікабельним і посилається на саму себе, що створює зайву циклічність.

3. Фільтрація та сортування товарів

  • У мобільній версії кнопка фільтрів може бути неочевидною або перекривати контент. Слід винести найбільш затребувані фільтри в горизонтальний скрол (Top Filters) та додати відображення кількості вибраних параметрів на кнопці фільтра.

4. Картка товару та контент

  • Опис товарів та контентна область на посадкових сторінках іноді занадто розтягнуті, що змушує користувача довго скролити.

5. Оптимізація блогу

  • У довгих статтях блогу відсутня навігація, що ускладнює пошук потрібного розділу. Слід впровадити Зміст (Table of Contents) на початку кожної статті та використати ієрархію заголовків Н2 та Н3 як посилання-якорі для швидкого переходу до відповідного розділу.

6. Кошик та оформлення замовлення (Checkout)

  • Додати індикатор прогресу оформлення замовлення (Step indicator).

7. Робота з файлами Cookie

  • Оптимізувати дизайн банера Cookie, щоб він не перекривав важливі елементи навігації в мобільній версії та містив чітке посилання на Політику конфіденційності.

З метою вивчення поведінкових факторів та ідентифікації прихованих технічних помилок ми також провели аудит взаємодії користувачів із сайтом за допомогою інструменту Hotjar.

Звіт з аналізу Hotjar: поведінкові фактори та технічні помилки

1. Код відстеження

  • З 25 березня збір даних (запис сесій) повністю зупинено через деактивацію коду Hotjar на сайті. Система не отримувала жодних даних протягом останніх 7 днів. Необхідно повторно інтегрувати код відстеження у секцію <head> сайту.

2. Аналіз воронки: Блог та конверсія

  • Сторінки блогу не виконують роль «точок входу» для продажів. Аналіз сесій показав, що сторінки входу (Landing page) та сторінки виходу (Exit page) для статей блогу часто збігаються. Користувачі читають матеріал і одразу залишають сайт, не переходячи на комерційні сторінки (товари чи категорії).
  • Рекомендації:
    • Впровадити внутрішню перелінковку зі статей на відповідні товари.
    • Додати блоки «Рекомендовані товари» або «Товари з цієї статті» безпосередньо у текст публікацій.
    • Використовувати банери або заклики до дії (CTA) всередині контенту.

3. Аналіз переходів

  • Значна частина сесій фокусувалась на статті про секрети виробництва продукту, але переходи на самі товарні позиції були мінімальні або відсутні. Ми запропонували перевірити наявність активних посилань на каталог мила у цій статті та переконатися, що вони візуально виділені.

4. Загальні рекомендації щодо UX

  • Теплові карти (Heatmaps) - після відновлення роботи коду необхідно проаналізувати теплові карти кліків на головній сторінці та у картках товарів, щоб зрозуміти, які елементи ігноруються користувачами.
  • Записи сесій - слід звернути увагу на моменти «відскоків» (Rage clicks), коли користувач багато разів клікає на елемент, який не є клікабельним.

Продовжуючи нашу регулярну роботу над покращенням результатів просування, ми провели новий цикл техаудиту та аналізу GSC.

Аналіз GSC та технічна перевірка

Аудит базується на даних Google Search Console та додатковій технічній перевірці для виявлення перешкод, що заважають росту органічного трафіку.

1. Аналіз Google Search Console (GSC)

  • Виявлено сторінки, які Google не може просканувати через помилки сервера або некоректні налаштування доступу.

2. Налаштування файлу Robots.txt

У файлі виявлено потребу в оптимізації директив для кращого керування краулінговим бюджетом:

  • Заборона (Disallow). Необхідно закрити від індексації технічні сторінки: пошук (?s=), сторінки авторизації (wp-login.php), кошик (/cart/), оформлення замовлення (/checkout/) та особистий кабінет.
  • Дозвіл (Allow). Відкрито доступ до системних файлів стилів (.css) та скриптів (.js), а також до зображень, що критично важливо для коректного рендерингу сторінок пошуковим роботом.
  • Sitemap. Вказано коректний шлях до індексу карти сайту: https://poetryhome.ua/sitemap_index.xml.

3. Перевірка редиректів

  • Виявлено сторінки, на яких редиректи все ще працюють некоректно або ведуть на «биті» посилання (404).

4. Швидкість завантаження та Core Web Vitals

  • LCP (Largest Contentful Paint). Основний контент завантажується занадто повільно, особливо на мобільних пристроях.
  • CLS (Cumulative Layout Shift). Спостерігаються візуальні зсуви елементів під час завантаження сторінки, що негативно впливає на оцінку UX від Google.

5. Внутрішня перелінковка

  • Виявлено сторінки з низькою кількістю внутрішніх посилань, які важко знайти пошуковим роботам. Рекоменовано посилити структуру внутрішньої перелінковки для кращого розподілу ваги домену.

Аналіз юзабіліті

Поточний аналіз базується на комплексному порівнянні показників сайту з найближчими ринковими конкурентами. Таким чином ми оцінюємо поточну видимість ресурсу та виявляємо приховані точки росту та технічні бар'єри, що заважають ефективному просуванню в пошуковій видачі.

1. Контактна інформація

  • Номер телефону приховано у футері сайту. Це змушує користувача довго гортати сторінку, особливо у каталозі. Рекомендовано винести номер телефону в шапку сайту (header), щоб він був доступний на будь-якій сторінці, як це реалізовано у більшості конкурентів.

2. Оформлення замовлення (Checkout)

  • На мобільних пристроях під шапкою сайту є пустий блок, який займає корисне місце. Рекомендовано прибрати зайві відступи. Об'єднати поля «Ім'я» та «Прізвище» в одне поле для пришвидшення заповнення.
  • Оптимізація кошика. Блоки з додатковими товарами та поле для промокоду варто перенести на крок назад (у кошик), щоб не відривати користувача на фінальному етапі оплати та не займати місце на екрані оформлення.

3. Картка товару та характеристики

  • Зробити характеристики товару більш наочними. Наприклад, для подарункових пакетів чітко виділяти розміри (ширина, висота, довжина), щоб уникнути помилок при виборі.

4. Фільтрація та навігація

  • Конкуренти використовують чіткішу сегментацію в меню (наприклад, окремі розділи для авто, свічок, дифузорів). Рекомендовано перевірити зручність роботи конструктора та фільтрів, щоб користувач міг знайти потрібний аромат за мінімальну кількість кліків.

На етапі планування редизайну ми підготували технічне завдання з ключовими рекомендаціями. Це було необхідно для мінімізації ризиків втрати трафіку, збереження цілісності структури сайту та забезпечення стабільної роботи всіх аналітичних систем після оновлення інтерфейсу.

SEO-рекомендації при редизайні poetryhome.ua

Основна мета цих рекомендацій - мінімізувати ризики втрати органічного трафіку, позицій та посилальної маси під час переходу на новий дизайн.

1. Робота з тестовим доменом

  • Конфіденційність розробки: усі роботи над новим дизайном мають проводитися виключно на тестовому домені.
  • Закриття від індексації: тестовий сайт повинен бути повністю закритий від пошукових роботів. Найбільш надійний метод - встановлення пароля на рівні сервера (через файл .htaccess), щоб уникнути потрапляння сирого контенту в індекс Google.

2. Збереження структури URL-адрес. Це критично важливий пункт для збереження поточного рейтингу сайту:

  • Незмінність адрес: URL-адреси всіх важливих посадкових сторінок мусять залишитися ідентичними старим. Зміна адреси сприймається пошуковиком як створення нової сторінки, що веде до втрати накопиченої «ваги».
  • Пріоритетні сторінки:
    • Головна сторінка.
    • Сторінки категорій та підкатегорій.
    • Картки товарів та інші посадкові сторінки.

3. Технічні та контентні вимоги до нового дизайну. Нова версія сайту повинна відповідати наступним стандартам:

  • Чистий код: логічна та чиста HTML-структура коду сторінок.
  • Збереження елементів: необхідно повністю перенести зі старої версії:
    • Ієрархію заголовків H1-H6.
    • Внутрішню перелінковку (всі блоки посилань між сторінками).
    • Сформовані метадані (Title, Description).
    • Усі наявні SEO-тексти.

4. Контроль та реліз

  • SEO-аудит перед запуском: перед фінальним релізом на основний домен фахівець має провести повну перевірку:
    • Коректності мовних версій.
    • Цілісності структури.
    • Наявності всіх критичних SEO-елементів.
  • Перенесення на основний домен здійснюється лише після офіційного підтвердження від SEO-спеціаліста.

Також ми підготували пакет рекомендацій щодо структури та технічної оптимізації блогу, щоб покращити індексацію статей та підвищити внутрішню перелінковку на пріоритетні категорії товарів.

Робота з Блогом

Оптимізація поточних сторінок

  • Оптимізовано тексти на сторінках із додаванням релевантних ключових слів.
  • Скориговано щільність та входження ключів без переспаму.

Блог / контент

  • Виконано аналіз статей блогу.
  • Зібрана семантика для наявних статей (RU та UA версії).
  • Сформовано ТЗ на дооптимізацію:
    • додавання відсутніх ключових входжень;
    • рекомендації щодо покращення контенту;
    • додавання таблиць;
    • формування питань для блоку FAQ.
  • Оновлено та скориговано метадані сторінок, де це було необхідно.

Використані інструменти для роботи

  • Ahrefs - для аналізу конкурентів, посилального профілю, структури сайту та динаміки органічного трафіку.
  • Screaming Frog - для повного технічного сканування сайту, виявлення помилок індексації, редиректів, дублів, canonical та проблем зі структурою сторінок.
  • Microsoft Clarity - для аналізу поведінки користувачів, виявлення проблемних зон інтерфейсу та UX-факторів, що впливають на конверсію.
  • ChatGPT - для систематизації результатів аудиту, формування гіпотез оптимізації та підготовки структурованих рекомендацій.

Під час роботи з проєктом клієнт демонстрував високий рівень залученості. Єдиним стримувальним фактором стала тривалість циклу впровадження, що була зумовлена масштабністю змін.

Результати PPC-просування

Отримані показники свідчать про масштабне зростання рекламного акаунту та суттєве збільшення бюджетів, що супроводжувалося покращенням ключових результатів.

результати поетрі контекст

  • Конверсії (покупки + форма зворотного зв’язку + Clicks to call + Local actions - Directions: 2025: (+112,34%)
  • Кількість покупок: 2025: +39,07%
  • Вартість: +61,69%
  • Цінність покупок: 2025: +47,73%

+105% кліків при зниженні CPC - закупка трафіка стала дешевшою й ширшою. Зростання загальних конверсій склало +112%. Найбільший приріст відбувся шляхом допоміжних цілей (дзвінки, форми, маршрути) - це свідчить про те, що реклама почала активніше працювати не тільки на прямі онлайн-продажі, а й на локальні запити (відвідування магазинів) та телефонні консультації. Це позитивно впливає на омніканальність бренду.

Ефективність покупок та рентабельність (ROAS)

  • Дохід зріс на 47,7%, тоді як кількість покупок на 39,1% - це означає, що зріс середній чек 1го замовлення через рекламу.
  • Витрати на рекламу зросли швидше (+61,7%), ніж кількість покупок, що вказує на те, що вартість залучення одного покупця (CPA) дещо зросла через посилення конкуренції або вихід на нові сегменти аудиторії.

Рентабельність (ROAS) становить приблизно 9,8, що є дуже високим результатом для ніші парфумерії.

поетрі результати контекст

Конверсій стало більше ніж удвічі більше - реклама приводить реальні цільові дії. Дохід росте повільніше за конверсії й середній чек трохи просів, що є наслідком масштабування РК (ширші запити, аудиторії, Performance Max). Водночас у структурі акаунта відсутні кампанії, які витрачають бюджет без конверсій - кожна гривня інвестицій працює на результат, забезпечуючи максимальну віддачу від активних оголошень. Різниця між Account і All enabled campaigns мінімальна, тобто майже весь результат дають активні кампанії.

Найбільш прибуткові РК - PMax-кампанії і брендова.

результати поетрі контекст

Графік показує, що синя лінія (2025 рік) майже протягом усього року стабільно вища за пунктирну лінію (2024 рік), що свідчить про планомірне зростання доходів протягом року з піковими значеннями у листопаді-грудні.

PMax - Shopping Київ +158.10% є найуспішнішою кампанією, адже дохід суттєво зріс. Це головний драйвер росту в київському регіоні.

PMax - Shopping Україна +247.60% показує найшвидший ріст - масштабування на всю країну дало суттєвий результат, хоча витрати також зросли (+262%). На графіку чітко видно різкий спад наприкінці грудня. Це типово для періоду після свят.

Завдяки постійній оптимізації та впровадженню нових інструментів, ми планомірно покращуємо результати просування, забезпечуючи замовнику потік клієнтів. Наша спільна робота дозволяє масштабувати бізнес та впевнено нарощувати дохід, перетворюючи кожну рекламну інвестицію на реальний прибуток для замовника.

Результати SEO-просування

Для ніші цілком підходить стандартна стратегія нарощування посилального профілю. Вона базується на поєднанні крауд-маркетингу для природності, сабмітів для основи та гест-постів для отримання високого авторитету.

домени поетрі

Реферальні домени:

  • січень 2022 - 14
  • січень 2026 - 424

Різниця +410 доменів. Безплатні посилання важко відстежувати, тому що часто вони дуже схожі з крауд посиланнями.

Дані Ahrefs по трафіку:

трафік поетрі 1

Дані аналітики за період від 01.02.2023 (до цього дані відсутні). Динаміка за період 01.02.2023-22.01.2026:

всього користувачів поетрі

Важливо зазначити, що є сезонна активність, яка припадає на зиму (святковий період), але нам поступово вдалося зменшити втрати трафіку в несезон і з кожним роком збільшувати пікові показники в найприбутковіший період.

Зіставлення з грудневими показниками не відображатиме реальної динаміки, оскільки цей період характеризується аномальним сезонним сплеском попиту, що є традиційним максимумом для галузі. В лютому 2023 року поведінкові фактори були наступні:

органіка поетрі

І показники Organic Search за неповний січень 2026 року:

органіка січень поетрі

Порівняння даних Google Analytics свідчить про суттєве покращення якості трафіку та залученості аудиторії у 2026 році порівняно з 2023 роком, попри кількісне зниження нових користувачів.

Залученість та час на сайті

  • Середній час взаємодії зріс із 1 хв 15 с до 1 хв 52 с, зростання майже на 50%, що свідчить про те, що контент став цікавішим та релевантнішим для відвідувачів.
  • Кількість сеансів із взаємодією зросла із 0,62 до 0,96 на 1го активного користувача. Тобто користувачі стали активніше взаємодіяти з функціоналом сайту під час візиту.

Утримання аудиторії

  • Користувачі, що повернулися: попри падіння кількості нових відвідувачів, кількість тих, хто повертається, зросла з 810 до 953.
  • Лояльність свідчить про формування постійної аудиторії. Сайт перестав бути одноразовим джерелом інформації та став ресурсом, куди люди повертаються свідомо.

Конверсії та цільові дії

  • Основні події. У 2023 році показник дорівнював 0, тоді як у 2026 році зафіксовано 906 основних подій, - трафік став конверсійним.
  • Загальна кількість подій залишилася майже на тому ж рівні (47 556 проти 48 242, що при меншій кількості нових користувачів підтверджує значне зростання інтенсивності дій кожного окремого відвідувача.

В цілому нам вдалося якісно змінити структуру органічного трафіку.

Семантична складова

Україномовні запити:

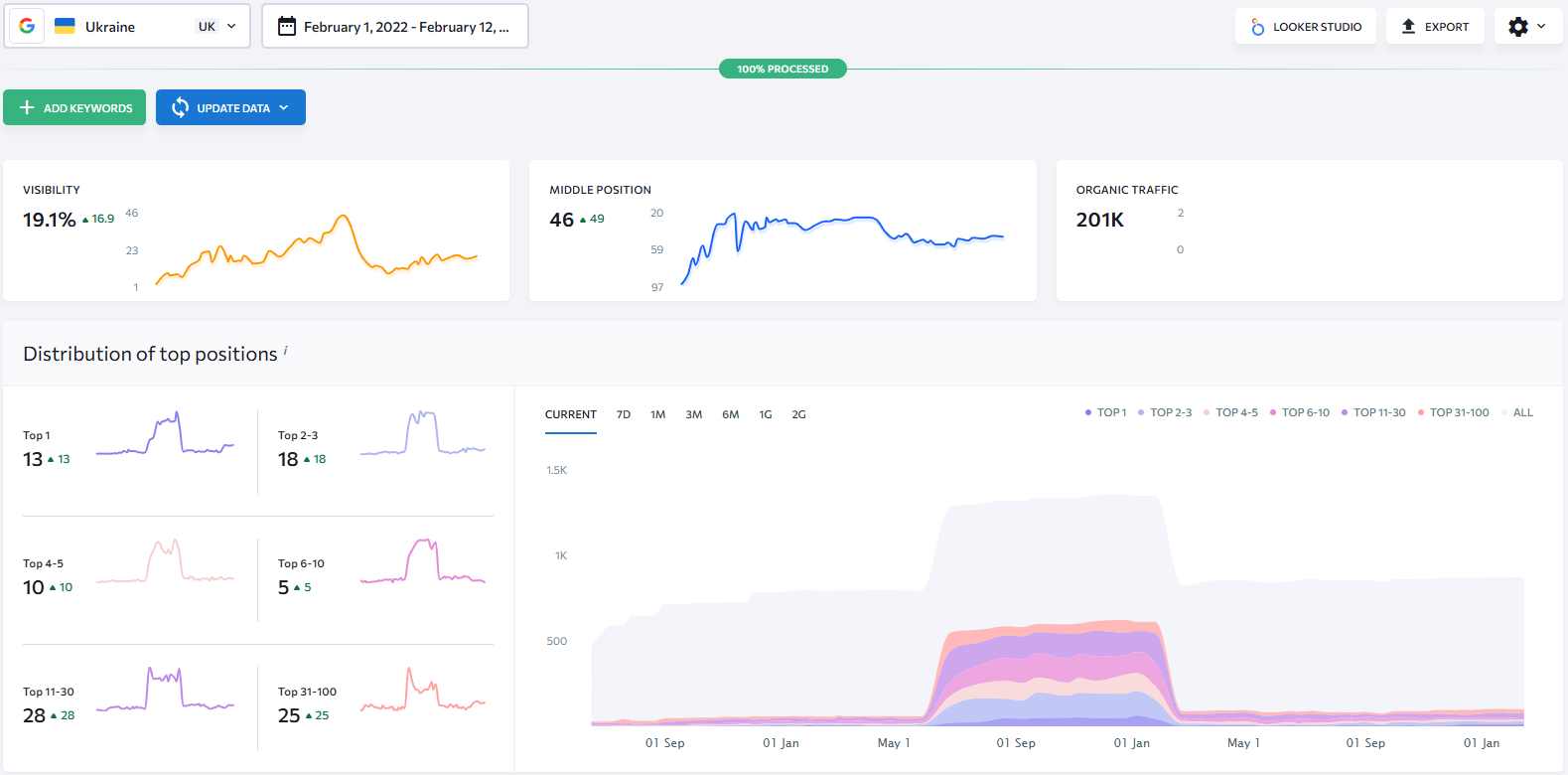
україномовні запити англ

Скриншот демонструє значне якісне зростання показників сайту, що свідчить про успішну оптимізацію та залучення більш цільової аудиторії.

  • 46 середня позиція запитів (зростання на 49 пунктів)
  • 13 нових запитів в ТОП-1
  • 18 запитів ТОП 2-3

Видимість сайту складає 19.1% - є значне зростання на +16.9%. Графік показує пік активності всередині періоду, після чого відбулася певна стабілізація.

Органічний трафік 201K - це загальний обсяг відвідувань з пошукових систем.

У період приблизно з липня по січень спостерігався сплеск кількості запитів у ТОП-100. Після цього піку кількість запитів значно зменшилася, але якісні показники (ТОП 1-10) залишаються стабільними порівняно з початковим періодом. Всі показники мають висхідний тренд, що свідчить про успішну SEO-оптимізацію за вказаний період часу.

Російськомовні запити:

румовні запити англ

Ці показники значно потужніші за україномовну версію. Російськомовна версія демонструє стабільний висхідний тренд.

  • 23 середня позиція запитів (+44 пункти покращення)
  • +110 нових запитів в ТОП1
  • 136 запитів в ТОП 2-3
  • 62.8% видимість (ріст на +58.8% за вказаний період).

Кількість ключових слів у першій трійці видачі (ТОП 1-3) тут у 8 разів більша, ніж в українській версії (246 запити проти 31).

За аналізований період проєкт демонструє стійку позитивну динаміку. За 4 роки кількість реферальних доменів зросла у 28 разів. Приріст у +384 домени став фундаментом для стабілізації позицій. У RU-сегменті сайт має 110 запитів у ТОП-1 та понад 400 запитів у ТОП-10, тоді як в UK-версії лише 13 запитів займають першу позицію. Загальний органічний трафік зафіксований на рівні 201K. Показники української версії вказують на величезний потенціал для зростання через оптимізацію саме україномовного контенту. Кейс є прикладом успішного накопичення авторитету та видимості.

Ми маємо тривалий досвід співпраці з цим клієнтом, протягом якого ми регулярно та системно покращуємо результати як контекстного, так і пошукового просування. За роки роботи нам вдалося побудувати міцні та надійні партнерські відносини, що ґрунтуються на довірі та прозорості.

Нас об’єднує спільна стратегічна мета - безперервний розвиток сайту та здобуття лідерських позицій у ніші. Кожен етап нашої роботи спрямований на те, щоб не лише утримувати вже досягнуті високі показники, а й постійно перевершувати їх, адаптуючись до нових викликів ринку. Продовжуємо рухатись вперед.

ITFORCE TEAM
ЮЛИЯ МАЗОРЕНКО
Юлія
Project-менеджер
Тетяна Томенко
Тетяна
Head of PPC Department
Александр Ковалев
Олександр
SEO-спеціаліст

«Хочете так само? Залиште заявку»

Отримайте безкоштовну консультацію та оцінку просування бізнесу
Ваш запит надіслано

    Надіслати