Поисковое продвижение интернет-магазина товаров эстетической медицины

18 минут
phone Derma solution скриншоти
Derma solution квадрат
derma-solution
https://derma-solution.com/
Aesthetic Medical Products Buy Online
Задача:
Задача от заказчика – SEO-продвижение сайта в поисковой системе Google
derma-solution.com
Клиент:
Рынок:
США
Трафик
+60%
Запросов ТОП-3
32%
TOP Company by Clutch
KIM ILYA
Owner
Full review on Clutch.co
Благодаря ITForce клиент отметил улучшение органического трафика, позиций в поисковых системах, пользовательского опыта (UX) и коэффициента конверсии, а также снижение показателя отказов. Управление проектом у команды было максимально организованным и эффективным. Их оперативный, адаптивный и персонализированный подход позволил создать индивидуальное решение. Больше всего нас впечатлила глубокая экспертиза ITForce в SEO, в сочетании с персонализированным подходом к нашему бизнесу. Команда уделила время, чтобы понять наши конкретные потребности и специфику отрасли, предложив решения, которые значительно улучшили эффективность нашего сайта.

Владелец сайта Derma Solution обратился в ITForce по рекомендации в июне 2022 года. Поводом стало желание расширить каналы присутствия в интернете с помощью контекстной рекламы. Это стало ключевым моментом в нашем партнерстве, т. к. уже в августе с целью ускорения развития и улучшения видимости компании в интернет-пространстве наш заказчик решил добавить в свою маркетинговую стратегию и поисковое продвижение.

Платная реклама дает быстрые результаты и одновременно требует регулярного финансирования для работы. SEO способно обеспечить стабильный трафик в течение длительного времени без постоянных затрат, связанных с рекламой. Это не только уменьшает зависимость от платной рекламы, но и приводит к более рентабельной долгосрочной маркетинговой стратегии.

Для максимизации охвата целевых клиентов и улучшения результата комплексной стратегии цифрового маркетинга ITForce рекомендует совмещать несколько каналов присутствия в интернете.


Интернет-магазин по продаже товаров эстетической медицины

Derma Solution – это компания, расположенная в Сеуле, специализирующаяся на продаже товаров для ниши эстетической медицины с 2018 года. Работает как с B2B, так и с B2C клиентами, предоставляя им высококачественную продукцию по уходу за кожей. Ассортимент содержит филеры, бустеры и другие косметические средства.

Вся продукция производится в Южной Корее, что гарантирует ее качество и надежность. Доставка товаров осуществляется в любую точку мира с помощью надежных служб доставки: FedEx и EMS.

Бренды, с которыми работает Derma Solution:

  • Neuramis;
  • Chaeum;
  • Dermalax;
  • Revolax и другие.

Наша команда получила в свое распоряжение сайт, к которому не применялись методы SEO и владельцу ресурса не было понятно, как именно поисковое продвижение должно быть реализовано. Для освещения этого вопроса мы провели ряд консультативных видеовстреч, где обсуждали ключевые аспекты SEO и их значение для успешного продвижения сайта. Специалисты агентства ITForce предоставили подробные объяснения и разъяснения, чтобы обеспечить полное понимание процесса нашим клиентом.

Проект Derma Solution стал для команды ITForce возможностью продемонстрировать наш профессионализм и экспертные знания в области SEO, а также способность адаптироваться к уникальным требованиям каждого клиента.


Анализ ниши и сайтов конкурентов по продаже товаров эстетической медицины

Google имеет строгие требования к контенту, касающемуся медицины из-за его влияния на здоровье и жизнь людей. Подобный контент относится к категории YMYL (Ваши Деньги или Ваша Жизнь) и EEAT (Опыт, Экспертность, Авторитетность, Доверие).

EEAT имеет огромное значение для любых страниц, содержащих медицинскую информацию. Категория определяет контент, который может оказывать прямое влияние на здоровье, финансовое благополучие или безопасность пользователя. Страницы YMYL должны обладать высоким ЕEAT. Поэтому Google должна убедиться, что такой контент является точным, надежным и происходит от авторитетных источников. К примеру, неверная медицинская информация может привести к серьезным проблемам со здоровьем. Поэтому Google делает все возможное, чтобы предотвратить распространение ложной или вредной медицинской информации.

В связи с этим Google может блокировать рекламные кабинеты и хостинги, если они нарушают эти требования, в частности, запрещая публикацию некоторых товаров на сайте. И во время работы с контекстной рекламой в феврале 2023 года мы как раз столкнулись с блокировкой рекламного кабинета — он был полностью заблокирован без возможности восстановления из-за специфики товаров (имеются в виду рецептурные и инъекционные препараты). Поэтому нам необходимо было очень осторожно относиться к тому, что и как публикуется на сайте клиента.

Также работая над улучшением экспертности сайта, важно сосредоточиться на сборе отзывов и предоставлении полной и точной информации, указанной в карточках товаров. Это поможет улучшить доверие к сайту и его рейтинг в поисковиках. Поэтому мы прорабатывали и эту задачу.


Анализ конкурентов

Результаты проведенного анализа конкурентной среды подтвердили, что сегмент эстетической медицины представлен многочисленными игроками и отличается значительной конкурентной активностью. Также отрасль имеет свои собственные особенности, требующие глубокого и детального подхода к разработке стратегии продвижения.

Анализ сайтов-конкурентов в нише предоставил информацию:

  • возраст доменов: 1-2 года;
  • DR доменов: 4,6-20;
  • CMS: самописный или WordPress;
  • количество ссылающихся доменов: 21-128;
  • количество страниц в индексе: 283-1660;
  • посещаемость: 62-3870 пользователей в месяц;
  • количество ключевых фраз (США): 106-454;
  • запросов в ТОП-10 Google США: 8-101;
  • самые распространенные соцсети: Instagram, Facebook, Pinterest;
  • наличие блога: 1 конкурент.

Учитывая проведенный анализ ниши, наша команда пришла к выводу, что при сборе семантики необходимо придерживаться стратегии продвижения по ключевым словам для страниц товаров и брендов. Но мы должны учесть, что не для всех брендов и товаров есть активные запросы: для некоторых посадочных страниц они отсутствовали, а для некоторых были очень низкочастотными.

На будущее мы рекомендовали компании Derma Solution:

  • Рассмотреть возможность расширения ассортимента продукции, включая не только новые категории, но и добавление новых товаров и брендов. Это позволит нам расширить присутствие на рынке и привлечь новых клиентов.
  • Начать активно вести блог, сосредотачиваясь на использовании информационных запросов в статьях. Ведь тогда пользователи будут приходить за пояснительной информацией на сайт, что поможет увеличить объем органического трафика и повысить видимость ресурса в поисковиках.
  • Активно использовать и другие источники привлечения трафика: социальные сети и рекламу. Каналы помогут расширить аудиторию, найти целевых пользователей и привлечь новых клиентов. Кроме того, важно продолжать развивать узнаваемость бренда, чтобы повысить доверие потребителей и конкурентоспособность на рынке.

Анализ коммерческих факторов

Коммерческие факторы на сайте — это аспекты и характеристики сайта, влияющие на его способность привлекать, удерживать аудиторию и генерировать прибыль. Эти факторы включают различные элементы и стратегии, направленные на коммерческий успех сайта. Более того, при ранжировании сайтов Google учитывает коммерческие факторы.

Анализ коммерческих факторов сайта Derma Solution показал, что для повышения производительности ресурса на него необходимо внести некоторые изменения, а именно добавить:

  • В шапке и футере сайта – время работы.
  • В услуги – фото в блок Before and After;
  • На сайт – возможность оформлять Избранные и отложенные товары.
  • На сайт – страницу или блок FAQ.

Все рекомендации мы предоставили клиенту на рассмотрение и внедрение.


Технический аудит сайта с товарами из ниши эстетической медицины

Технический аудит сайта целесообразно проводить систематически, по крайней мере, раз в пол года и обязательно при внедрении кардинальных изменений (изменении дизайна, переезде на другую CMS, обновлении структуры и т. п.). Это помогает вовремя выявлять и исправлять технические проблемы, которые могут оказать негативное влияние на оптимизацию сайта для поисковых систем. Технический аудит сайта выполняется сразу, как только ресурс заходит на услугу SEO.

Первый технический аудит сайта выявил следующие проблемы:

  • ошибки в формировании robots.txt, sitemap.xml;
  • большое количество редиректов из-за отсутствия протокола https;
  • отсутствие тега noindex на определенных страницах;
  • ошибки в canonical;
  • нецелесообразные ссылки на внешние ресурсы;
  • низкую скорость загрузки страниц;
  • отсутствие реализации семантической разметки контактных данных на Главной и странице контактов с помощью Microdata;
  • отсутствие верно прописанных ЧПУ (человекопонятных урлов);
  • ошибки в создании URL для страниц блога;
  • мусорные и битые страницы в индексе и на сайте.

Каждой проблеме мы придали статус приоритетности выполнения и отдали на реализацию программисту. Следует отметить, что проблемы с технической составляющей сайта исправляются оперативно, а наши рекомендации внедряются почти без задержек со стороны специалистов клиента.

По состоянию на октябрь 2023 года мы провели повторный технический аудит ресурса и работаем над исправлением ошибок.


Юзабилити-аудит ресурса

Юзабилити-аудит сайта — это детальный анализ веб-ресурса, который имеет целью оценить его удобство для пользователя и простоту выполнения конверсионных действий. При этом проверяются структура, кнопки, цвета, формы и т. п..

Рекомендации, предоставленные нашей командой после первого юзабилити-аудита ресурса Derma Solution:

  • реализовать полноценную форму регистрации;
  • оформить кликабельный номер телефона и email в footer;
  • вывести Wishlist на видное место, например, в header;
  • устранить проблемы с отображением фильтрации в мобильной и десктопной версиях;
  • улучшить отображение карточек товаров на Главной;
  • оптимизировать текстовое описание на страницах брендов;
  • устранить ошибки на странице WHOLESALE.

Пользователи возвращаются на удобный сайт. Поэтому работать с ошибками в отображении ресурса нужно. Юзабилити-аудит направлен на улучшение пользовательского опыта, который может оказать положительное влияние на SEO-продвижение сайта в поисковых системах.

В декабре 2022 года мы внедрили отслеживание электронной коммерции в Google Analytics. Таким образом, мы получили возможность сбора и мониторинга данных, касающихся событий и конверсий посетителей на платформе. Это стратегическое решение позволяет глубже понять поведение пользователей и транзакционные действия, что в конечном счете способствует более информированному и управляемому данными подходу к продвижению в интернете.


Семантическое ядро сайта

В соответствии с утвержденной стратегией продвижения мы начали сбор семантики, отмечая приоритетные бренды и продукты заказчика. Derma Solution стремится к постоянному развитию и удовлетворению потребностей своих клиентов, поэтому активно расширяет ассортимент продуктов. В результате ежемесячно мы получаем от клиента новый список товаров для сбора семантики и проводим весь комплекс работ (от сбора ключевых запросов для товаров до написания текстов и метатегов для материалов для внешнего продвижения). Это способствует удовлетворению потребностей пользователей в высококачественных товарах в области эстетической медицины. Для наполнения блога мы анализируем конкурентов и предлагаем темы для статей блога.

Наша работа заключается в продвижении конкретных товаров, поэтому мы сосредотачиваемся на сборе семантики для отдельных продуктовых страниц. Частотность запросов для этих страниц может быть низкой, средней или вообще отсутствовать. Иногда наша команда собирает семантику для страниц брендов. Однако мы не работаем с категориями, поскольку у них есть общие фразы с высокой частотностью и очень высоким уровнем конкуренции. Таким образом, наш подход в SEO сосредоточен на продвижении конкретных товаров и брендов, а не на общих категориях.

План работы над контентом:

  • специалист со стороны клиента отвечает за написание текстов для сайта;
  • другой профессионал проверяет их на корректность информации;
  • команда ITForce формирует метаданные с учетом ключевых запросов уже утвержденных статей;
  • специалист на стороне клиента вносит проработанные материалы на сайт.

Таким образом, мы имеем оптимизированные точные тексты, которые отвечают запросам пользователей и способствуют SEO-продвижению сайта Derma Solution.


Линкбилдинг сайта из ниши эстетической медицины

В процессе реализации стратегии увеличения количества внешних ссылок на сайт клиента мы сталкиваемся с определенными вызовами. Не все ресурсы готовы размещать контент темы эстетической медицины, и мы часто получаем отказ от вебмастеров. Поэтому мы практикуем предварительный подбор площадок с запасом во избежание проблем с отказами. Таким образом, мы всегда имеем запасной вариант размещения.

Кроме того, владельцы сайтов часто имеют специфические требования к тексту: например, они не принимают слишком рекламные тексты или требуют, чтобы статья имела объем не менее 1 000 слов. Если сайт дает согласие на размещение контента по теме эстетической медицины, мы создаем статью специально для этого сайта и передаем ее вебмастерам на размещение. Этот подход позволяет нам эффективно продвигать контент, несмотря на проблемные вопросы, связанные с размещением ссылок.

Ссылочную стратегию мы строили с учетом плавности наращивания ссылок: важно определение верного количества dofollow-ссылок, анкорных, % ссылок на Главную страницу.

Что касается бюджета на внешнюю оптимизацию, то мы действуем согласно утвержденному плану, и клиент всегда прислушивается к нашим рекомендациям.

upd. декабрь 2025

Наш подход базируется на непрерывном мониторинге ниши – мы фокусируемся на оперативном точечном анализе конкурентов. Этот процесс происходит на регулярной основе и включает:

  • Регулярное обсуждение с клиентом: наши звонки с клиентом включают в себя обсуждение изменений в поисковой выдаче и выявление новых значимых игроков.
  • Анализ новых участников: оперативно анализируем точечных конкурентов, которые становятся заметными в выдаче нашей основной семантики (если клиент или мы обнаруживаем новые сайты).
  • Оценка SEO-показателей: подробно оцениваем эти новые сайты с точки зрения их SEO-показателей (авторитет домена, структура, контент) для определения того, насколько они являются прямыми конкурентами и какие их стратегии мы можем учесть в собственной работе.

Согласованый подход обеспечивает высокую гибкость и позволяет быстро адаптироваться к изменениям рынка без необходимости тратить ресурсы на повторный комплексный анализ всей ниши.

Таким образом, для улучшения пользовательского опыта мы реализовали блок отзывов на сайте (ранее мы готовили дизайн этого блока). А также сворачивающий текстовый блок на главной странице.

Семантическое ядро проекта

На протяжении всего периода сотрудничества и до сегодня ассортимент интернет-магазина носит динамичный характер: часть позиций регулярно выводится из продажи, тогда как другие - добавляются. Клиент оперативно реагирует на эти изменения, а мы в свою очередь сразу учитываем их в работе - корректируем структуру, оптимизируем новые товарные позиции и обеспечиваем корректное расширение ассортимента с учетом SEO требований, чтобы избежать потери трафика и поддержать органический рост.

Таким образом, индексация сайта остается эффективной, а новые товары быстро получают видимость в поисковых системах.

Установка сервиса Hotjar на сайте

Основные выводы аудита сервиса Hotjar

1. Проблемы с товарами OUT OF STOCK

  • В категориях товаров нужно установить сортировку по умолчанию: сначала доступны товары, затем – отсутствующие в наличии.
  • В карточке товара отметку OUT OF STOCK нужно сделать более заметной, ведь сейчас ее трудно увидеть.
  • Следует добавить кнопку «Сообщить о наличии», чтобы понимать спрос на отсутствующие товары.
  • В блоке RELATED PRODUCTS следует убрать товары, которых нет в наличии.

2. Некорректное отображение поп-апа на планшетах

  • Приветственный поп-ап при первом заходе съезжает, текст не читается.
  • В записи Hotjar видно, что поп-ап перекрывает важнейшие элементы.

3. Некорректный поп-ап в мобильной версии

  • Текст обрезается и смотрится неразборчиво.
  • Блок перекрывает часть страницы.

4. Меню на планшетах ломается

  • В меню на страницах категорий и товаров пункты My account и FAQ переносятся на следующую строку, что выглядит некорректно.

5. На этапе оформления заказа не хватает кнопки входа

  • Пользователи ищут возможность авторизоваться, но его нет.
  • Рекомендация: добавить блок типа "Returning customer? Click here to login", который есть у конкурентов.

6. Ошибки с регистрацией и входом

  • В Hotjar зафиксирована ситуация, когда пользователь:
    • получил сообщение «такой email уже зарегистрирован»;
    • но войти в него не смог;
    • увидел ошибку с капчей, хотя поле капчи вообще не отражалось.

Рекомендация: проверить в админке, есть ли пользователь в системе и удалось ли оформить заказ. Следует отслеживать, повторяется ли этот баг.

7. Поле купона тормозит покупки

  • На странице checkout пользователи видят поле Coupon и начинают искать купоны, вместо того чтобы завершить покупку.

Рекомендация: добавить объяснение: кому и когда доступны купоны. Это снизит отток.

8. На странице Contacts нужно сделать email кликабельным

  • Сейчас email – это статический текст.
  • Должно быть mailto: для быстрого клика.

9. Ошибка в верстке мобильной версии (горизонтальная прокрутка)

  • На странице checkout появляется горизонтальная прокрутка через бегущую ленту о доставке.

Рекомендация: убрать превышение ширины контейнера.

Благодаря анализу карт кликов, поведенческих паттернов и записей сеансов мы смогли определить элементы страниц, которые нуждались в улучшении. На основе этих данных были подготовлены конкретные рекомендации по оптимизации UX, устранению точек оттока и упрощению взаимодействия пользователей с сайтом для улучшения конверсии. Все предлагаемые улучшения успешно внедрены на практике, что позволило повысить эффективность взаимодействия и улучшить поведенческие метрики сайта.

В процессе изменения мы осуществляли постоянное сопровождение и контролировали все обновления таким образом, чтобы они не влияли на URL-структуру сайта. Поэтому существенных изменений в общей архитектуре ресурса не производилось.

Единственным направлением расширения стала точечная работа со структурой: мы добавили новые категории товаров в тех случаях, когда это было обосновано семантикой (например, был запрос на объединение товаров определенных серий, поэтому мы предоставляли рекомендации и карту редиректов для оптимизации URL). Что способствовало усилению органической видимости ресурса.

В дальнейшем специалисты клиента завершили редизайн сайта, мы провели его аудит и предоставили рекомендации по исправлению.

Рекомендации к редизайну derma-solution.com

1. Главная страница

1.1. Баннер

На мобильной версии главный баннер рекомендуется сделать в едином формате.

1.2. Блоки категорий

Рекомендуется добавить на главную блоки категорий каталога. Это поможет пользователям быстрее ориентироваться и повысит конверсию в просмотре товаров.

1.3. Подписка

После блока со статьями следует добавить форму подписки.

Дополнительно:

  • Текстовый блок на Главной должен иметь возможность сворачивания, чтобы не занимать много места.
  • Блок с отзывами необходимо оптимизировать до одного размера карт.

2. Общие рекомендации по сайту

2.1. Меню

В десктопной версии рекомендуется сделать пункты меню Shop и About выпадающими.

2.2. Футер

Нужно оптимизировать footer:

  • сделать компактнее;
  • вместо текущего блока About the store добавить ссылку на категории сайта;
  • в блок Info добавить ссылку на блог.

2.3. Shop / Catalog

Мобильная версия:

  • На странице магазина https://derma-solution.com/shop/ убрать название H1 Shop. В хлебных крошках он может оставаться.
  • На странице Shop и в категориях фильтр Filter и сортировка Default sorting нужно разместить в одну строчку, чтобы занимать меньше места.

2.4. Хлебные крошки

В блоговых статьях – добавить хлебные крошки в десктопную и мобильную версии.
В товарах и категориях:

  • В десктопной версии оставить существующую реализацию.
  • В мобильной версии добавить название товара в конце хлебных крошек (последним элементом, не кликабельным).

Все подготовленные рекомендации были направлены на проработку и внедрение. После завершения имплементации, мы провели комплексный аудит сайта для подтверждения корректности применяемых изменений и оценки достигнутых результатов.

Аудит сайта

Обнаружены ошибки в ходе аудита:

1. Контент и внутренние ссылки

1.1. Некорректные HTTP-ссылки

На странице Lipo Lab обнаружены ссылки с протоколом http и циклической адресацией, которые следует удалить.

1.2. Ссылки, ведущие через 301-редирект

В текстах есть URL, которые перенаправляются через 301. Рекомендуется заменить корректными URL.

1.3. Страницы с параметрами add_to_wishlist и add-to-cart

Google индексирует такие URL, которые расходуют краулинговый бюджет. Целесообразно удалить эти ссылки.

2. Товарные страницы

2.1. Блок Before and After

Для товаров, продвигаемых по соответствующим ключам, нужно добавить вкладку Before and After из:

  • фото из брошюр,
  • фото из отзывов.

2.2. Дубликаты товаров по разным категориям

Для некоторых товаров обнаружены дублированные URL в разных категориях.

Рекомендация:

  • оставить товар в одной главной категории,
  • на лишние URL проставить 301-редирект на основной товар,
  • canonical проставить только на корректную страницу.

3. Теги

3.1. Большое количество ненужных теговых страниц: теги дублируют категории или бренды, а также теги с одним товаром, которые не пользуются.

Рекомендации:

  • ненужные теговые страницы удалить и присвоить им код 410,
  • удалить соответствующие метки с товаров.

4. Битые ссылки и страницы 404

4.1. Проблема с URL вида /1000 – такие URL автоматически перенаправляются на страницу без /1000.
Рекомендация: отдавать 404 или 410, а не редирект.

4.2. Битые URL в блоге

Например:

  • /blog/blog/ та /blog/blog/page/2/.

Рекомендация: сделать 404/410.

4.3. Битые ссылки в статьях блога

Удалить и настроить редиректы на удаленные товары

4.4. Недостающий js-файл в коде home.js возвращает 404.

Рекомендация: удалить ссылку, если файл не используется.

5. robots.txt

Некоторые нужные файлы Google оказались заблокированы.
Рекомендация: добавить правило Allow: /*/*.php

6. Заголовки H1

Необходимо добавить H1 на список определенных страниц. H1 должен размещаться перед списком товаров.

7. Alt-текст к изображениям

Для большого количества изображений отсутствует alt.
Рекомендации:

  • alt = название товара,
  • если фото несколько → добавлять нумерацию.

8. Проблемные URL типа /cart/?remove_item=

Google индексирует такие страницы, хотя они не должны индексироваться.

Рекомендация:

  • убрать генерацию этих URL,
  • имеющимся страницам установить код 410.

9. Удаление мусорных страниц

Страницы вида:

  • /cart/?remove_item=
  • /shop/?add-to-cart=
  • ?add_to_wishlist=

Необходимо удалить и настроить 410.

10. Анализ Google Search Console

Имеется большое количество 404 страниц.

Рекомендации:

  • или настроить 301,
  • или удалить и вернуть 410.

11. Скорость загрузки сайта (LCP > 4 c)

Проблемы:

  • блокирующие CSS и JS файлы замедляют рендеринг;
  • возможно некорректные настройки кэширования;
  • слишком много запросов.

Рекомендации:

  • проверить плагин минификации (проблема с настройками),
  • провести оптимизацию быстродействия.

Баннер согласия

В апреле 2025 года установлен и настроен баннер согласия (cookie consent banner), который информирует пользователей об использовании файлов cookie и сборе данных на сайте.

Цели внедрения:

  1. Соответствие нормативным требованиям (Compliance) – обеспечение полного соответствия сайта требованиям действующего законодательства о конфиденциальности и защите данных пользователей (например, GDPR, ePrivacy Directive).
  2. Информирование пользователей – прозрачное информирование посетителей сайта об использовании файлов cookie (технических, аналитических, маркетинговых и т.п.) и механизмах сбора данных.
  3. Предоставление пользовательского контроля – предоставление посетителям возможности активно принимать, отклонять или настраивать свои преимущества по использованию различных типов файлов cookie.

Внедренный баннер согласия гарантирует прозрачность работы сайта с данными посетителей и обеспечивает возможность управления их данными, повышая доверие к ресурсу.

В ноябре 2025 года мы приступили к активной работе над комплексной технической оптимизацией скорости загрузки сайта. Основной фокус сосредоточен на улучшении показателей как десктопной, так и мобильной версий, что критически важно для улучшения пользовательского опыта (UX) и соответствия требованиям Mobile-First Indexing.

Клиент последовательно прислушивается к нашим рекомендациям и все изменения обсуждаются в рабочем порядке. Мы всегда согласовываем предложенные решения, чтобы они отвечали как бизнес-целям клиента, так и SEO-требованиям. В результате все необходимые правки внедряются своевременно, а возможные спорные моменты разрешаются путем поиска оптимального решения, удовлетворяющего обе стороны.

В рамках нашей стратегии внешней оптимизации ограничений бюджета нет – ежемесячно мы формируем план по закупке ссылок и предлагаем качественных доноров для увеличения ссылочной массы. Масштабирование ссылочного профиля является ключевым фактором в долгосрочном успехе SEO, бюджет на линкбилдинг также демонстрирует постепенный и контролируемый рост. Это обеспечивает стабильную и непрерывную работу над ссылочным профилем, которая проводится на ежемесячной основе.


Результаты SEO-продвижения сайта товаров эстетической медицины

Derma Solution ответственно относится к своей маркетинговой стратегии развития в интернете. Поэтому для повышения функциональности и общей производительности сайта компания тщательно оценивает и реализует экспертные рекомендации специалистов ITForce. Так мы вместе достигаем поставленных целей и максимизируем отдачу от SEO-работ по оптимизации вебресурса.


Видимость и позиции ключевых запросов в выдаче Google

Видимость сайта в выдаче означает, насколько заметно сайт или страница отображаются на страницах результатов поисковой системы (SERP), когда пользователи вводят определенные поисковые запросы или ключевые слова.

По сути, это показатель того, насколько легко и часто пользователи могут найти сайт, когда они ищут соответствующую информацию, продукты или услуги в интернете.

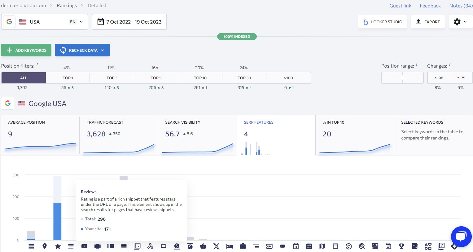
01 Видимість та ключі в ТОП

Рис. 1 - Видимость и ключи в ТОП (октябрь 2022 – октябрь 2023)

За год сотрудничества имеем результат:

  • 261 или 20% – количество ключей в ТОП-10 (по 261 приоритетным ключевым запросам сайт выводится на первых 10 страницах Google);
  • 9 – средняя позиция сайта в выдаче (т. е. по всем запросам сайт клиента в среднем выводится на 2 странице поиска);
  • 3 628 – сервис прогнозирует прирост посещаемости на 3 628;
  • 56,7 – видимость сайта в поисковике;
  • 4 - элементы поиска (сайт попадает в рейтинги, похожие запросы, картинки, исследования и блоки с ответами).

Согласно определению SE Ranking, средняя позиция – это показатель, рассчитываемый как сумма всех позиций за определенный период, разделенная на общее количество ключевых слов в проекте.

02 Зміна позицій сайту з

Рис. 2 - Изменение позиций сайта с августа 2022 по октябрь 2023

Сервис SE Ranking предоставляет данные касательно запросов в ТОП-10. В октябре 2022 года мы стартовали с 81 позиции по всем приоритетным запросам и сейчас проект имеет среднюю позицию 9. На первой странице Google сайт Derma Solution ранжируется по 261 ключевым словам из 1302, что составляет 20%.

03 Дані щодо запитів в ТОП-100

Рис. 3 - Данные касательно запросов в ТОП-100 Google

Распределение ключевых запросов сайта:

  • 56 запросов занимают 1 место в поиске (по 56 запросам сайт заказчика выводится первым на первой странице выдачи Google);
  • 140 запросов находятся в ТОП-3 первой страницы Google (это 1-3 позиция);
  • 261 ключевой запрос ранжируются в ТОП 11-100.

По состоянию на сентябрь 2023 по 1302 приоритетным запросам сайт клиента размещается в результатах поиска. Причем 56 из 1302 запросов находятся на первой позиции выдачи Google. Важно отметить, что это касается тех запросов, которые были выбраны и загружены в сервис для анализа.

Подробно о приоритетных запросах для клиента:

дерма запити апд

Рис. 4 - Приоритетные запросы для сайта Derma Solution

По приоритетным запросам сайт клиента находится в ТОП-10, и по значительной части из них выводится первым в выдаче.


Ссылочный профиль сайта по продаже товаров эстетической медицины

Чем больше авторитетных трастовых площадок ссылается на сайт, тем выше рейтинг ресурса в поиске.

05 Динаміка нарощування

Рис. 5 - Динамика наращивания ссылок на сайт

По состоянию на октябрь 2023 года имеем результаты:

  • 155 - количество доменов, ссылающихся на сайт клиента;
  • 19 - рейтинг домена клиента;
  • 6 - рейтинг Главной страницы сайта.

Поисковые системы тщательно проверяют контент на доверие и надежность сайтов в области эстетической медицины. Мы делаем упор на обеспечение ссылок из авторитетных и надежных источников, отвечающих требованиям Google относительно EAT и YMYL.


Органический трафик сайта из ниши эстетической медицины

До начала сотрудничества к сайту не применялись методы поискового продвижения, поэтому покажем всю динамику изменения органического трафика (август 2022 – октябрь 2023 г.).

Трафик с канала organic на
Трафик с канала organic на

Рис. 6 - Поисковый трафик на сайт (август 2022 – октябрь 2023, Google Analytics 4)

Информация из скриншота об органических переходах на сайт клиента:

  • 25 989 пользователей зашли на сайт по поиску с августа 2022;
  • 25 511 посетитель осуществил определенное взаимодействие с сайтом;
  • 1,34 минуты в среднем находится посетитель на сайте;
  • 53,73% осуществленных конверсий пользователями;
  • 35,26% дохода принес канал органического трафика.

Посмотрим на динамику изменений трафика и других показателей сайта за период сентябрь/октябрь 2023 года и сентябрь/октябрь 2022 года. Используем данные из ресурса Google Analytics 4:

Сравнение органического
Сравнение органического

Рис. 7 - Сравнение органического трафика сентябрь-октябрь 2023/сентябрь-октябрь 2022

  • 357 пользователей в месяц насчитывал сайт клиента в августе-сентябре 2022 и 7 057 пользователей на сентябрь-октябрь 2023;
  • +1 270,29% составил прирост пользователей;
  • на 1 456,98% увеличилась вовлеченность при взаимодействии за сеанс;
  • на 14 342,86% увеличилось общее количество конверсий.

В течение года сотрудничества сайт клиента продемонстрировал значительный рост органического трафика на 1 270,29%. Также мы наблюдаем повышение таких показателей, как средняя продолжительность взаимодействия и количество конверсий за сеанс. Эти положительные тенденции свидетельствуют об улучшении способности сайта удовлетворять потребности посетителей. Таким образом, наша стратегия поискового продвижения улучшила пользовательский опыт, что отразилось на количестве привлечений интернет-пользователей.


Планы на следующие периоды

Недавно мы интегрировали на сайт Hotjar – платформу, которая помогает анализировать поведение пользователей на сайте. Сервис Hotjar предоставляет комплексные данные вебаналитики, представленные в визуально понятном формате, что облегчает определение поведения и потребностей пользователей с помощью таких инструментов как тепловые карты, видеозаписи сеансов и т. д..

На сегодня мы собрали начальные данные с помощью Hotjar и обнаружили конкретные проблемы, которые находятся в процессе решения. Поскольку мы продолжаем накапливать данные, команда ITForce будет периодически анализировать новую информацию, которая позволит нам выявлять и оперативно решать любые возникающие проблемы для дальнейшего обеспечения улучшенного пользовательского опыта на сайте компании Derma solution.

В дальнейшем комплекс SEO-работ содержит следующие пункты:

  • проверка внедрения задач из техаудита и анализ Hotjar;
  • подбор новых тем в блоге;
  • корректировка индивидуальных метатегов согласно анализу позиций;
  • работа по наращиванию ссылок (подбор доноров и закупка ссылок);
  • сбор информационной семантики для новых статей в блог;
  • работа с индексацией сайта (анализ в Google Search Console);
  • анализ позиций сайта и своевременная корректировка стратегии развития при необходимости;
  • проработка новых добавленных товаров на сайт: сбор семантики, формирование метатегов, разработка и оптимизация контента и т. п..

Мы придерживаемся разработанной SEO-стратегии, внимательно следим за позициями сайта в поисковых системах и не теряем бдительности по поводу действий наших конкурентов. Это постоянное внимание гарантирует, что мы адаптируем и развиваем наши работы по SEO, чтобы сохранить конкурентное преимущество в цифровом ландшафте.

upd. декабрь 2025

Поскольку значительные изменения в структуре, дизайне и функциональности были реализованы именно весной 2024, возьмем для сравнительного анализа следующие периоды:

  • 1 мая 2024 – 30 ноября 2024 года: период после основных обновлений, когда сайт работал в стабильном режиме;
  • 1 мая 2025 – 30 ноября 2025 г.: текущий аналогичный период для корректного сравнения.

Сопоставление позволяет объективно оценить влияние проведённых изменений на динамику проекта, избежав сезонных колебаний.

Линкбилдинг

За последние полгода мы столкнулись с ростом спам-активности, затронувшей многие сайты, в том числе и находящиеся на топовых позициях. На проекте стало появляться значительное количество некачественных спам-ссылок. Мы оперативно отслеживаем эти случаи и работаем над их устранением в пределах доступных инструментов.

В то же время, следует отметить, что Google эффективно распознает низкокачественные и искусственные ссылки и не учитывает их в формировании рейтинга домена. Поэтому такие ссылки не оказывают негативного влияния на видимость или позиции сайта, что также подтверждается нашими наблюдениями за динамикой проекта.

домени дерма 2025

На скриншоте наблюдается существенный рост количества реферальных доменов, который начался в сентябре 2025 года и достиг пика в октябре 2025 года (4 340 доменов). Этот рост был преимущественно разовым всплеском, вызванным резким увеличением количества спамных и некачественных доноров, появившихся в выдаче с сентября месяца. После этого пика наблюдается постепенное понижение общего количества реферальных доменов, что является следствием естественного отвала некачественных доноров. В то же время, мы не прекращаем наращивание количества качественных доноров, это позволяет минимизировать потери от спам-всплеска и обеспечивает постоянный и контролируемый рост качественной ссылочной массы для укрепления авторитета домена.

Если рассматривать профиль ссылок к периоду спам-активности, то с октября 2023 г. количество доменов-доноров возросло со 155 до примерно 550, что демонстрирует стабильный прирост качественных внешних источников.

Успешная стратегия линкбилдинга, характеризующаяся контролируемым масштабированием, положительно повлияла на укрепление авторитета домена - с октября 2023 рейтинг домена вырос на +10 пунктов (до 29):

рейтинг домена дерма 2025

Общая динамика за весь отраженный период (с конца 2023 года по конец 2025 года) восходящая. Сайт показывает постепенное, но стабильное укрепление собственного авторитета. Постоянная и масштабируемая работа над ссылочным профилем успешно конвертируется в рост общего авторитета домена. Текущий DR 29 подтверждает, что инвестиции во внешнюю оптимизацию эффективны и обеспечивают планомерное повышение доверия поисковых систем к сайту.

Органический трафик

Во время редизайна структура и навигация были упрощены: страницы стали более понятными, информация легче воспринимается, кнопки и ссылки – наглядными. Пользователи находят нужную информацию быстрее, поэтому среднее время на странице и количество просмотров уменьшились, что свидетельствует об улучшении UX.

трафік порівняння дерма 2025

Сравнение органического трафика за аналогичные периоды демонстрирует значительный рост по всем ключевым метрикам:

  • +60.08% - общее количество пользователей.
  • +67.74% новых пользователей.
  • +65.92% вернувшихся пользователей.
  • +66,97% общее количество событий.
  • +65,03% количество ключевых событий.
  • +7.54% - коэффициент ключевых событий на пользователя.

Общее количество пользователей и новых пользователей в частности, возросло более чем на 60% и 67% соответственно. Это прямое доказательство высокой эффективности SEO-стратегии и существенного расширения видимости сайта в поисковой выдаче. Количество вернувшихся также возросло на 65.92%, что может свидетельствовать об улучшении качества контента и опыта пользователя, оптимизацию которого мы проводили ранее. Коэффициент конверсии увеличился на 7.54% – это подтверждает, что приведенный на сайт органический трафик является не только массовым, но и целевым и высококачественным.

Позиции запросов

811 ключевых слов находятся в ТОП-10, что составляет 47% от общего количества. Во всех ключевых диапазонах TOP-1 - TOP-30 наблюдается очень высокий прирост количества запросов (от +224 до +565), что указывает на успешную контентную оптимизацию и верную стратегию линкбилдинга. Рост видимости на +2.6 и рост прогнозируемого трафика на +914 подтверждают эффективность SEO-работ и положительно коррелируют с реальным ростом органического трафика.

позиції запитів дерма 2025

Средняя позиция сайта существенно не изменилась за этот период, что связано с упомянутыми выше изменениями в ассортименте товаров. В то же время значительно выросло количество ключевых слов в ТОП-1-10, что показывает развитие ресурса и улучшение его видимости.

запити дерма 2025

Сайт демонстрирует очень высокую эффективность в продвижении на наиболее конверсионные позиции. Более 550 ключевых слов стабильно находятся в ТОП-3, и это количество продолжает расти. Графики TOP-1 и TOP-2-3 показывают четкий восходящий тренд, подтверждающий высокую скорость и стабильность закрепления ключевых слов в поисковой выдаче.

ключові запити дерма 2025
ключові запити дерма 2025

Массовый рост на 55-99 позиций за текущий период подтверждает высокое качество контента и эффективность линкбилдинга. Выросшие на 90+ позиций запросы быстро перешли с глубоких страниц поиска в ТОП-1, ТОП-3 и ТОП-10, что является главным источником роста трафика. Значительная часть наиболее приоритетных и высокочастотных запросов по основным брендам закреплена в ТОП-1 или ТОП-2, что гарантирует максимальный объем целевого трафика. Рост позиций ключевых запросов свидетельствует о высоком авторитете домена и эффективной внутренней оптимизации, позволяющей сайту быстро ранжироваться по большому семантическому ядру.

Проект показывает высокую отдачу от инвестиций. Рост позиций прямо конвертировался в существенный рост органического трафика (свыше 60% от общего числа пользователей). Новые клиенты перерастают в постоянных, поэтому база формируется не только из новичков из месяца в месяц, но и из постоянных клиентов, периодически возвращающихся за покупками. Это тоже признак доверия. Таким образом стратегия, сочетающая качественный линкбилдинг с глубокой внутренней оптимизацией, привела к росту ранжирования и значительному увеличению высококонверсионного органического трафика.

ITFORCE TEAM
Inna Starkova
Инна
Head of Project Management Department
Поисковое продвижение интернет-магазина товаров эстетической медицины - картинка 9
Ксения
Head of SEO Department
Поисковое продвижение интернет-магазина товаров эстетической медицины - картинка 10
Алла
SEO Team Lead

Хотите так же? Оставьте заявку

Получите бесплатную консультацию и оценку продвижения бизнеса
Ваш запрос отправлен

    Отправить