SEO для компании грузоперевозок в Израиле

5 минут
phone ховала скриншот
ховала квадрат
xhovala
https://xhovala.co.il/
שירותי הובלה בישראל, הובלות של חברת הובלה xhovala
Задача:
Выход в ТОП 1-10 по ключевым словам в поисковике Google
xhovala.co.il
Клиент:
Рынок:
Израиль
Видимость
40%
Ключей в ТОП-1
23
Конверсий
214

Case study in English

Лучшее решение для сайта — оптимизация его под требования поисковиков еще на этапе разработки. Тогда после релиза созданная площадка сразу начинает приносить посетителей и клиентов.

Наш заказчик — компания грузоперевозок в Израиле, обратилась в ITForce в ноябре 2021 года.

Начальная задача — продвижение сайта в Google в тематике грузоперевозок по запросам на русском языке. И далее после получения первых результатов — продвижение иврит-версии сайта.

Цель — быть в ТОП выдачи по целевым запросам, тем самым со временем отойти от финансирования рекламы и поддерживать только SEO-выдачу.


О клиенте

Заказчик — компания грузо- и квартирных перевозок в Израиле.

Преимущества компании:

  • 4 офиса в Израиле;
  • 11 лет опыта в перевозках;
  • 363 рабочих дня в год;
  • быстрая и надежная доставка грузов;
  • перевозка квартиры, офиса и т. п.;
  • помощь в обустройстве после переезда;
  • предоставляет помещение для хранения вещей и мебели.

Клиент предоставляет услуги перевозок по всей территории Израиля.


Ход оптимизационных работ для сайта грузоперевозок

Обычно подготовительные работы перед продвижением сайта состоят из нескольких этапов. Разберем каждый.

Технический аудит сайта

Работы с сайтом мы начали с технического аудита. Выяснилось, что сайт клиента был сделан на HTML, то есть самописный. Обнаруженные ошибки и недостатки было сложно исправлять, ведь мы не имели возможности вносить все правки вносить самостоятельно. А это – значительное препятствие для оптимизации.

Показатели сайта в начале работ:

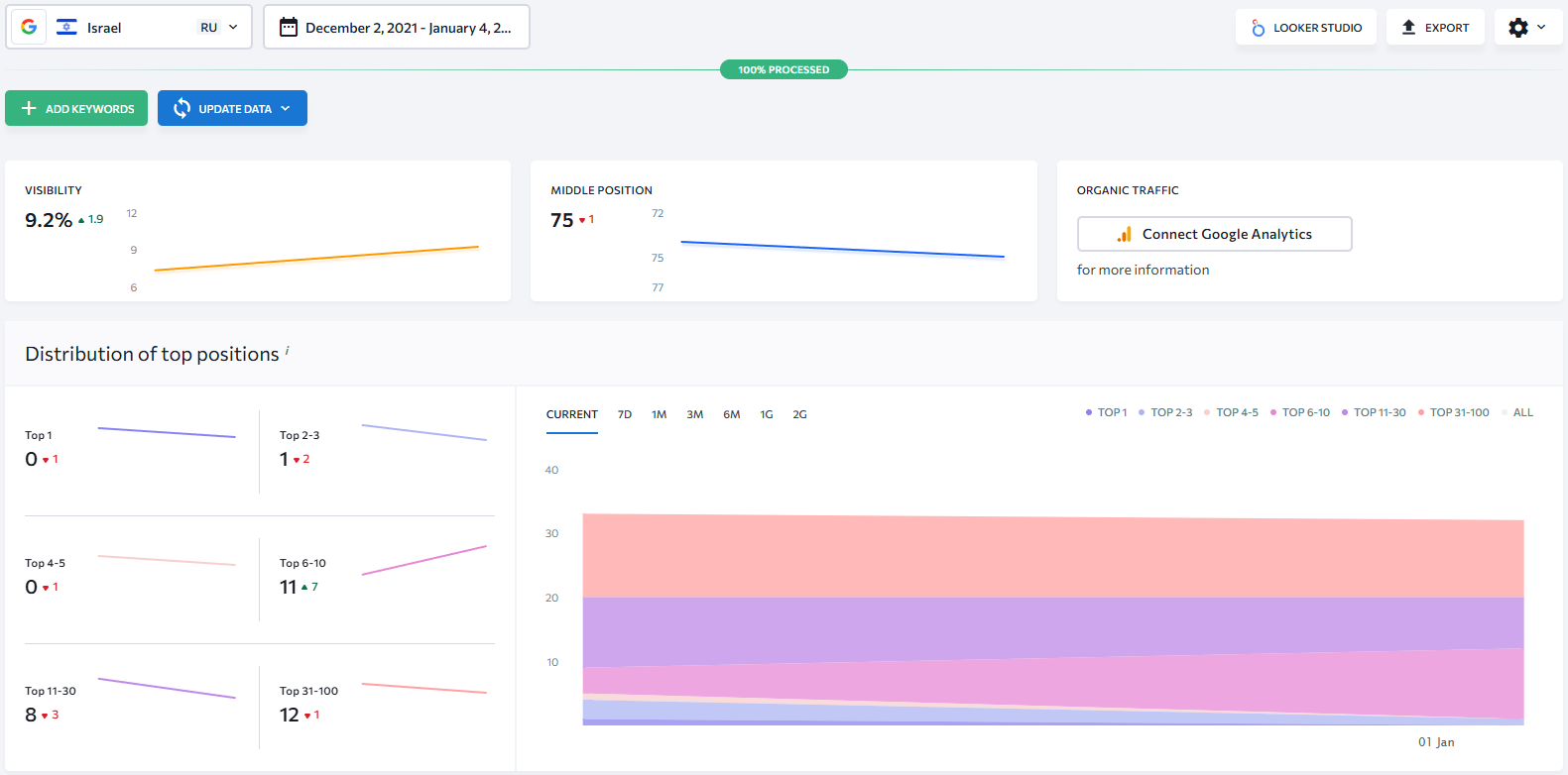
Видимость и позиции сайта

Рис. 1 - Видимость и позиции сайта в начале работ (декабрь 2021)

  • 9,2% видимость сайта в поиске (т. е. по отдельным запросам сайт показывается 9 раз из 100);
  • 75 - средняя позиция сайта в выдаче (а это — 7ая страница выдачи Google);
  • 12 ключей в Топ 1-10 (т. е. сайт клиента ранжируется по 12 запросам, входящим в ТОП-10).

Данные по органическому трафику в начале работ:

Трафик с Google до октября

Рис. 2 - Трафик из Google до начала работ

В начале сотрудничества органический трафик из Google с момента открытия сайта для индексации составлял около 3%, и одной из наших задач было повышение доли органики на сайт.

Анализ конкурентов компании грузоперевозок в Израиле

После анализа конкурентов клиента мы поняли, что нужно разработать новый сайт, т. к. ошибки в технической части было сложно исправить из-за того, что сайт писался на HTML, а также дизайн текущего ресурса был устаревшим. Разработка сайта на WordPress решила бы эти проблемы.

SEO-специалист собрал всю возможную семантику, но из-за специфики работы клиента ее оказалось не слишком много. В Израиле небольшой спрос на услугу грузоперевозок именно на русском языке.

Поскольку сайт заказчика имеет две языковые версии, то семантику на иврите нам помогал собирать клиент. Как это происходило:

  • запросы на русском мы переводили на иврит;
  • собирали частотность переведенных запросов;
  • сравнивали наши запросы с семантикой конкурентов;
  • собранные запросы мы давали на вычитку и согласование клиенту.

Таким образом, нам удалось выявить услуги, которые пользуются наибольшим спросом у заказчиков перевозок и которые предоставляет наш клиент. На этой основе мы скорректировали структуру будущего сайта и выдали ТЗ программисту на разработку новой площадки на платформе WordPress.

Структура нового сайта

Рис. 3 - Структура нового сайта согласно собранной семантике

Мы выделили категории услуг и расширили перечень предоставляемых клиентом услуг, а также добавили зоны обслуживания Израиля.

В то же время, SEO-специалист подготовил ТЗ на написание контента для новых страниц сайта с учетом новой семантики ресурса. Когда все работы были сделаны и согласованы, мы открыли сайт для индексации.

Как изменился внешний вид ресурса заказчика:

Дизайн сайта

Рис. 4 - Сайт грузоперевозок до и после переработки структуры и дизайна

Видим, что преимущества клиента стали более четкими и вся нужная потребителю информация о грузоперевозках теперь выделена и находится на виду. Также мы сделали четкий футер с контактной информацией и добавили список соцсетей, где присутствует заказчик.

Из хедера сайта пользователь сразу видит:

  • в каких городах Израиля представлены услуги перевозок;
  • какие именно услуги перевозок осуществляет клиент;
  • цены на услуги.

Поскольку проект в первую очередь заходил на услугу настройки контекстной рекламы, наши специалисты самостоятельно установили Google Analytics уже на новый сайт и настроили цели для отслеживания. Поэтому отделу SEO не нужно было проходить эти шаги.

Настроенные цели в Universal Analytics:

  • клик по телефону;
  • отправка заявки;
  • клик на почту;
  • клик на Whats up.

Далее после открытия сайта мы использовали On-Page оптимизацию для приоритетных страниц услуг грузоперевозок. Так мы смогли быстрее улучшить качество и позиции некоторых страниц клиента по выбранным запросам в поиске.

В дальнейшем планируем переход на Google Analytics 4 и настройку там целей.

Блог сайта грузоперевозок в Израиле

Сайт должен иметь посетителей и показывать экспертность клиента в перевозках. Для получения дополнительного трафика на веб-сайт мы решили добавить блог. Блог бы решал обе задачи: на экспертные информационные статьи приходили бы посетители.

На основе собранной семантики SEO-специалист подготовил:

  • ТЗ копирайтеру на статьи для внешних площадок;
  • ТЗ на внутренние материалы.

Сейчас больше всего посещений нам приносят страницы услуг и статьи в блоге.

Сервисы, которыми мы пользуемся во время работы:

  • Google Analytics - используем для отслеживания достижения целей и трафика;
  • Ahrefs та Serpstat - помогают оценивать общий уровень конкуренции в нише, подобрать запросы для продвижения, составить стратегию внешнего продвижения;
  • Seranking – используем для контроля изменения позиций поисковых запросов.

Построение ссылочной стратегии для сайта

В наращивании ссылок на сайт клиента проблема была лишь в получении ссылок для версии на иврите.

Как мы работали с ссылочной стратегией:

  • анализировали конкурентов и составляли список площадок для размещения;
  • нашли список ресурсов на иврите, на которых можно разместиться;
  • проверяли площадки на параметры, которые нам нужны для размещения внешней ссылки;
  • предоставляли контент для перевода на иврит;
  • специалист на стороне клиента договаривался о размещении.

Таким образом, нам удалось построить определенную стратегию линкбилдинга, которой придерживаемся и сегодня. Следует отметить, что заказчик прислушивается и внедряет все рекомендации, и выделяет достаточный бюджет на ежемесячное приобретение ссылок. Со стороны клиента помех для работы нет.

Оптимизация сегодня. Техаудит

Чтобы сайт работал исправно, то есть, приносил трафик и конверсии, его нужно регулярно оптимизировать — мониторить платформу на ошибки. Поэтому после определенного промежутка работы мы провели повторный технический аудит, который обнаружил такие ошибки:

  • ошибки в карте сайта со ссылками с протоколом HTTPS;
  • неверно указанные теги canonical;
  • ошибки с настроенными 301 редиректами;
  • дубли в метатегах Title, Description, H1;
  • ошибки с выводом текстов на сайте;
  • циклические ссылки в виде тегов;
  • X-Robots-Tag.

Специалисты исправили эти ошибки. Посмотрим на результаты, которых удалось добиться за год работы над проектом.


Результаты SEO-продвижения сайта грузоперевозок

В декабре 2022 года мы продолжаем ориентироваться на оптимизацию сайта на иврите, это наша первоочередная задача.

Взглянем на результаты построенной ссылочной стратегии. Количество ссылающихся на сайт клиента доменов возросло до 123 с 2 в начале сотрудничества. Страниц — до 324 с 2:

Количество доменов и

Рис. 5 - Количество доменов и ссылающихся страниц на ресурс клиента

Чем больше доменов и страниц, ссылающихся на сайт заказчика, тем выше авторитетность и трастовость площадки в поиске. То есть у сайта есть большие шансы на попадание в выдачу по определенным запросам, что мы и наблюдаем.

Позиции и видимость сайта грузоперевозок в ноябре 2022

Как выросла видимость ру-версии сайта в поиске:

Видимость и средняя

Рис. 6 - Видимость и средняя позиция сайта после SEO-работ в ноябре 2022

  • 79,7% видимость;
  • 18 - средняя позиция сайта в выдаче;
  • 70 ключей в Топ 1-10.

Видимость — это количество показов по выбранным ключевым фразам исходя из позиций сайта в поисковой выдаче. Чем больше видимость сайта, тем больше показов он получает из поиска. То есть в декабре 2022 года сайт нашего заказчика показывается в 79,7% выдачи из 100% возможных. Напомним, в начале работ клиент имел показатель видимости ресурса на уровне 9,2%.

И распределение запросов в Топ:

Запросы Топ 1-100 после SEO

Рис. 7 - Распределение запросов в Топ 1-100 после SEO-работ в ноябре 2022

Сайт клиента попал в Топ-1 по 23 запросам, это означает, что по определенным запросам ресурс клиента выводится первым на первой странице поиска.

Рост позиций ключей в поиске (иврит и ру версии):

Количество ранжируемых
Количество ранжируемых

Рис. 8 - Количество ранжируемых ключей в поиске

Ключи, собранные и использованные на сайте, имеют среднюю и низкую частотность. Сейчас сайт заказчика показывается и охватывает большее количество заинтересованных в покупке услуг клиента потребителей.

Изменения органического трафика и достигнутые цели

Трафик с органики на сайт

Рис. 9 - Трафик с органики на сайт клиента

В феврале трафик на сайт резко упал и нам понадобилось 4 месяца, чтобы выйти на предыдущее количество посетителей ресурса. Это объясняется просто: такое часто случается после выката сайта, то есть после того, как состоялся релиз, показатели растут, а затем идет спад и происходит стабилизация.

Сформированный план работ на следующий период:

  • размещение крауд и вечных ссылок;
  • работа с аутрич (израильские сайты);
  • работа с текстами для внешних площадок;
  • работа с биржей (подбор площадок)
  • работа с индексацией в Google Search Console.

В ноябре 2021 года сайт ранжировался по 32 ключевым словам в ТОП-100. В ноябре 2022 сайт ранжируется по 115 ключам и входит в ТОП-1 по 23 ключевым словам, а в ТОП 2-3 - по 30 целевым запросам. Видимость сайта в поиске улучшилась в 8,7 раза и на ресурс сейчас приходит больше посетителей из органики.

Сегодняшние усилия команды мы направили на рост ссылочной массы сайта и позиции версии на иврите в органической выдаче.

ITFORCE TEAM
Inna Starkova
Инна
Head of Project Management Department
SEO для компании грузоперевозок в Израиле - картинка 11
Ксения
Head of SEO Department
Александр Ковалев
Александр
SEO-специалист

Хотите так же? Оставьте заявку

Получите бесплатную консультацию и оценку продвижения бизнеса
Ваш запрос отправлен

    Отправить